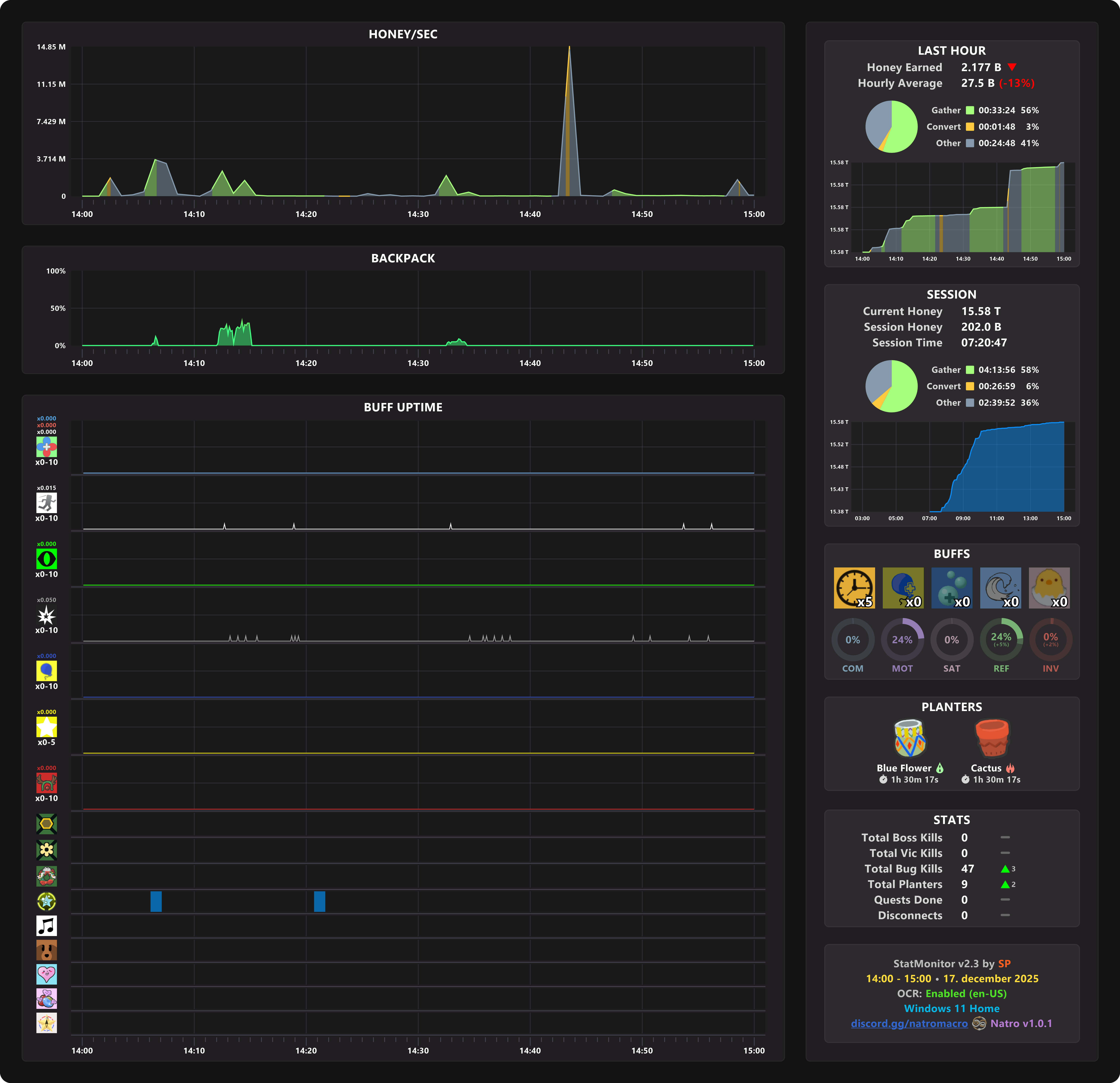
GETTING 2B PER HOUR LVL 17 HIVE - Natro Macro