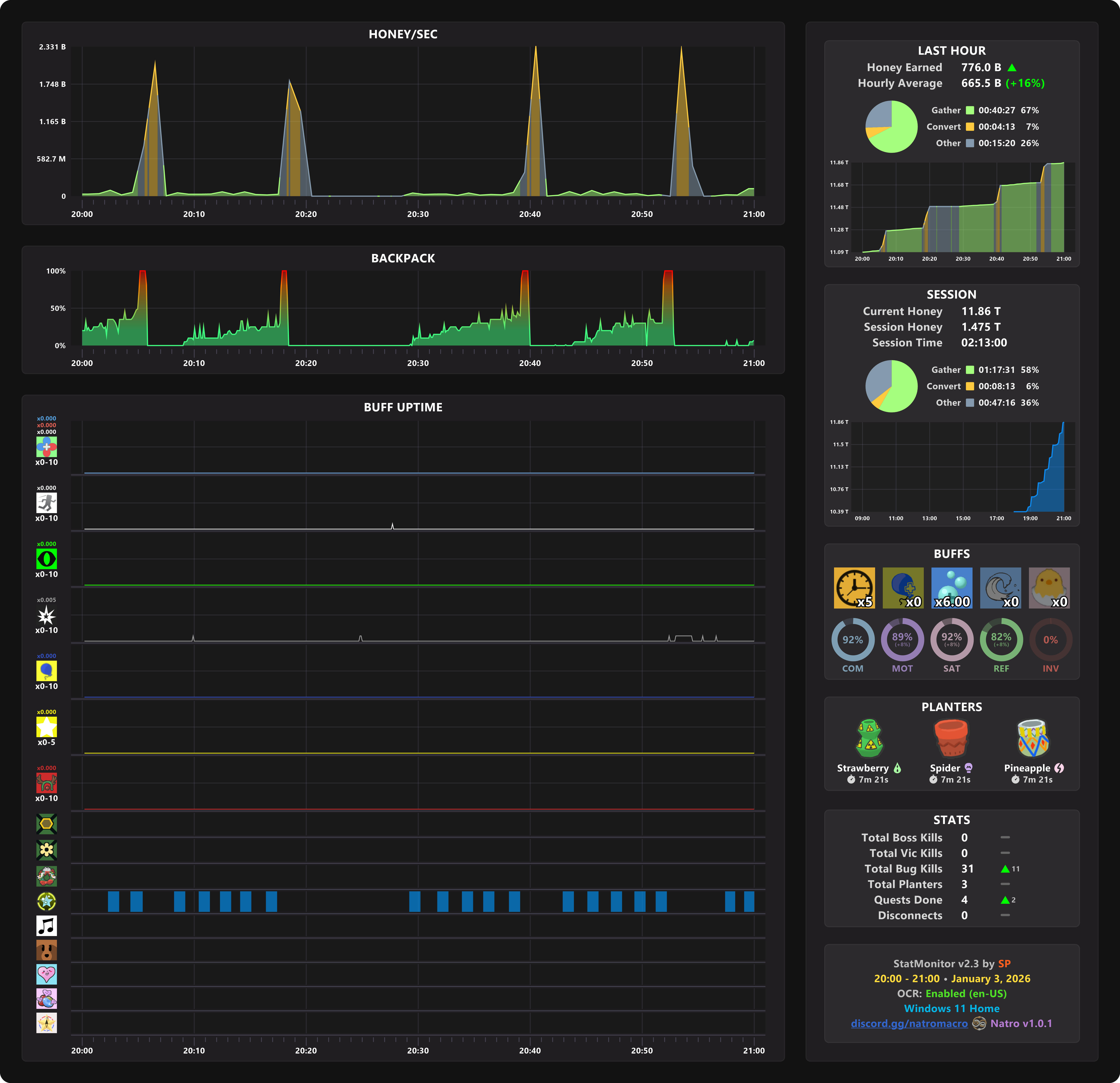
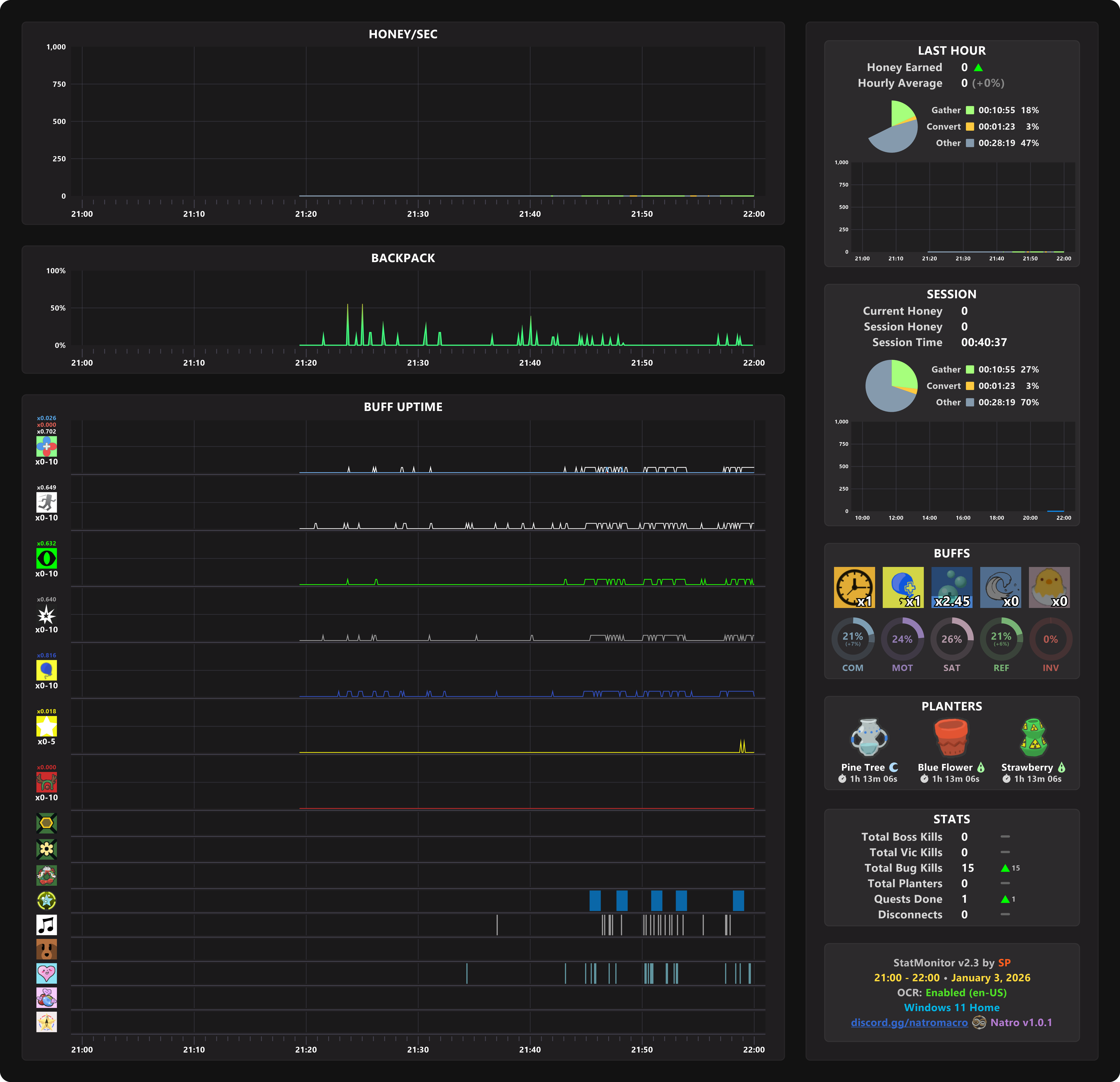
Hourly graph bugging - Natro Macro