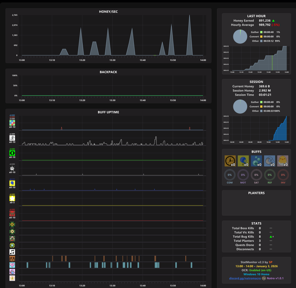
having trouble with hourly and macro
recently i have been making around 1 million honey compared to my normal 150 billion. im currently a level 15 hive and im a blue hive. something i have also noticed is the macro keeps on saying missing petal, pesticide, and hydroponic which might be the problem.


Complete