Supabase Connectivity from the Etisalat network in the UAE
The Problem is with the DNS https://tnrajprozzngnsdqwbbn.supabase.co/rest/v1 is not working on my browsers and phones. I have two projects and one of them is live. The issue is critical since my operation is stopped.
It started on Monday noon Dubai local time. I tried everything but nothing worked.
Just a note that if I open VPN, it is working normally.
What is the issue with the UAE connection.
I am also trying to send emails to the following Support@Supabase.com and there was no response except to tell me if I am Pro or free plan. This is not acceptable.
Please consider it as urgent.
Please advise.
Rabih
156 Replies
Same issue, luckily I'm still on MVP mode and not that big a deal, but will be really bad once I go to prod
I am also having the same issue since 2nd sept, its even mentioned on the status page, but still no progress..Another way around is use Du internet with some basic VPN, its working for me...

To mitigate this you can either setup a proxy server using caddy https://discord.com/channels/839993398554656828/1412456024912302171/1412490597473849375
Or use this fastify proxy server which can be deployed with just a few clicks on render or any other PaaS
https://discord.com/channels/839993398554656828/1412456024912302171/1413023068909076492
This is not normal behavior for serious project especially in UAE market. Supabase must find out solutions and make sure it will not happen in future like replacing temp domain.
I agree with @abd07x00 , we shouldn't find workarounds to this major issue. The community is getting bigger and they should work with the UAE authories to solve it.
Supabase should solve it and should communicate with us to know what to do. I can wait till next week or I will find new Database.
I am having the same issue, brother. I'm working on one of my UAE client projects, and I am based in India; everything is working properly, login, sign up, and other functionality, but when my client wants to test, he can't log in/sign up. And really @abd07x00 supabse find the solution as soon as possible.
I already started working nodejs + postgreSQL as project authorized person requested. Instead of waiting unclear hope.
I believe supabase not for large scale project. Only small scale able to switch another db in 2-3 days max.
What about using Neon DB
The Supabase AI suggessted Cloudflare Proxy Costs and you are suggesting Caddy. Which one is better in terms of price and safety?
With render, you have a free tier. For caddy, you'll have to setup a cloud server. Both of these proxies are simply forwarding the traffic to supabase servers, basically bypassing the ban imposed by ISP in UAE.
Also when using caddy, you'll need your own domain but there are services which provide a free domain name
I already have my own domain and my website is Live but currently not working because of this issue.
Is your app deployed on a server you rent? or some paas platform
Yes on Netlify ( I am using Bolt.NEW as my AI code). Bolt introduced me to Netliy and Supabase
Can any expert answer me? I am using Next JS, and it's deployed on Vercel.
While supabase team resolves these issues with the ISP, you can use render for your app. And after the issue has been resolved, you just need to update the urls
https://www.reddit.com/r/PostgreSQL/comments/1autrr5/neon_vs_supabase/
https://www.bytebase.com/blog/neon-vs-supabase/
OMG, I have been trying to troubleshoot my issue across all my apps fro 2 days
Now I found out its related to this
VPN solved it
UAE has blocked something related to supabase
I had issues with log in on all my apps, edge functions and more
You can't use VPN all the time in UAE and if your project is published you can't tell your customers or whoever will use the application to turn on the VPN.
You should all complain to your ISP about the issue. Supabase has already reached out to them and are awaiting response.
Who told you that Supabase reached out to them? Shouldn't they update us on what is going on and answer our requests?
Did you read the status page or not? It clearly says that there.
Yeah this is insane
Yes bro I read it, but I thought you have more information than us that is why I replied to you.
I only have the same information you would get from the status page, sorry. I think it is the best place to follow along and get information on this.

I don't think Neon provide an Auth service so you would have to pair it with something like Clerk (hosted auth service) or Better Auth (which works with Next.js).
I have been facing similar issue, does anyone know how can we contact our ISP to resolve it faster?
https://www.etisalat.ae/en/c/support/index.html?cwin=true request for an engineer
I found one solution, USE 1.1.1.1 's cloudflare WARP and its working for me
1.1.1.1 — The free app that makes your Internet faster.
Install the free app that makes your phone’s Internet more fast, private, and reliable.
Other VPN's were not working
You can also set your routers primary DNS to 1.1.1.1
IF I use this solution, how will the customers access my site? since my site is live.
Yes, I will use Better Auth for the authentication feature.
Still no solution...that's crazy
same issue, just came in for this, any resolves?
supabase team has contacted the ISP, while the issue resolves this is only solution https://discord.com/channels/839993398554656828/1413049145215684648/1413074574899150940
Etisalat is so ass and bad at communicating so good luck to supabase contacting clueless engineers
Anyone here contacted etisalat? And is it working for du users or
Du also same issue from yesterday
Ok most likely not going to be fixed any time soon
As i know in dubai 100 0+ users using supabase with lovable 😄 .. lovable will loose customers.
who are we supposed to contact , etisalat customer support are like 10iq parrots reading a script
Hi, you mentioned that supabase is only for small scale projects. I've been using supabase with medium sized projects and never had any issues with scale. If you don't mind sharing what issues did you face specifically?
Also, supabase is just postgres deployed in the cloud. If you use simple postgres, you have to deploy it somehwere
The issue is : who believe supabase and targeted campaign for uae market with spending huge budget. They lost it.
Yes but this can happen with any saas platform. And I believe setting up a reverse proxy is a good short term solution
Why supabase can’t visit etisalat head office with spending just 3000 USD flight ticket ? 😂 as they don’t read emails @supabase
Thats something you will have to ask supabase themselves
But my point is that if some ISP blocks Lovable domain tomorrow, that doesn't make it a fault of lovable
But i do get your point it is frustrating
Thats why the reverse proxy
Is there quick way to do reverse proxy setup ? So it help here who read comments.
You can deploy it on render. Its prebuilt and ready to deploy. https://discord.com/channels/839993398554656828/1413049145215684648/1413074574899150940
Also they have a free tier
inder im using the render method thats been linked here but its a bit slow would u recommend something else or just upgrade ?
Did you choose region closer to your supabase instance?
hmmm i chose singapore which is closer to me not closer to supabase instance
Choosing a region closer to instance will help. But there will always be some latency as the reverse proxy has to make another http request to instance.
See this
https://x.com/BenjDicken/status/1963998076198105475
yes thank you i missed that ill chose region closer to the supabase instance but is there any other method that would be fasater ?
Not a prebuilt one, sorry.
yeah its alright just any recommendation for something that would be faster than render
btw thank you for the prebuilt one it helped me alot 🙂
If you can setup a cloud server like an ec2 instance that would be even better as the free tier of render takes down instance after 15 min of inactivity
And with an ec2 instance you can setup caddy, prebuilt solution is available for that too
Will look into it thank you
i think supabase team should contact https://tdra.gov.ae/en/
ISP only block depending on what tdra gives
TDRA
<ul dir="rtl" style="list-style-type: disc;">
<li><strong>م. ماجد المسمار: "التقرير يعكس روح الفريق الواحد بين الجهات الحكومية، بما في ذلك الحكومات الرقمية المحلية التي نتشارك وإياها في إنجاز التجارب الرقمية المتكا...
Yeah i don't think it's an ISP issue at this point
I'm using Etisalat Internet. I changed the DNS settings on my laptop from Google (8.8.8.8) to Cloudflare (1.1.1.1). After the change, I'm able to access the Supabase database from my app. However, it's not practical to ask all users to change their DNS settings. From what I’ve observed, it seems like the issue is related to Google DNS. It's possible that there's some kind of routing or resolution issue affecting access to Supabase via Google DNS. @etisalat It would be helpful to investigate whether Google DNS (8.8.8.8 / 8.8.4.4) is failing to resolve Supabase domains correctly, or if there’s a local ISP-level issue affecting resolution.@inder
It’s an ISP issue as most people who are not using Etisalat don’t have this issue. This isn’t related to Google DNS.
Du customers are also facing as per the latest update on Supabase website...

The most probable cause is due to Red Sea cable disruption, best bet is to use reverse proxy.
Honestly it would take some time to recover cables.
Thanks, I tried to setup reverse proxy earlier but did not succeed..
Khaleej Times
UAE and regional internet users report outages amid Red Sea cable cuts
According to Downdetector, most of the reported problems were related to landline internet, TV streaming, and mobile internet
In the Supabase dashboard, where can I set the Allowed CORS Origins? I can't find it. Can anyone help me?"
after reverse proxy setup i am facing cors origin issue.
There is no setting for CORS on supabase dashboard. If you're facing cors issue then you're doing something wrong.
Refer to this chat. I helped a user setup proxy earlier today https://discord.com/channels/839993398554656828/1413445192710885446/1414130152257880134
Were you able to complete setup?
@inder Thanks, i able to fix with after gcloud vm instance. i was facing cors issue in local.
for images i should run below queries or is there any other solutions:
UPDATE products
SET images = (
SELECT jsonb_agg(
regexp_replace(elem, '^https://ukcbkbptqcqcouxxxxxx.supabase.co', 'https://api.riwastore.com')
)::json
FROM jsonb_array_elements_text(products.images::jsonb) AS elem
)
WHERE products.images::text LIKE '%ukcbkbptqcqcouxxxx.supabase.co%';
Are you saving the entire image url in your db?
yes, i used to
Its better if you simply store the path to image in storage and generate it dynamically on the client side.
Okay, Noted. Thanks @inder let me work on that .
@inder hey buddy, when i deploy and open the render link
this is what am getting
Yes because the proxy doesn't handle the index route.
You're supposed to use it in your supabase sdk
so is it fine, i have deployed in netlify, can i go and change it over there the env varibale?
You mean you have deployed your frontend app on netlify?
This is how it should be used
my app is completely of frontend and calls to db(supabase).
so i need to go change it in my code?
i have deployed frontend on netlify
I assume your createClient call looks something like this. Correct?

Great. You can simply update the url in env variables
But you'll need to add PROXY_URL because you're checking for it first in your code. You can also set SUPABASE_URL directly as it will fallback to that. But if you provide both, then PROXY_URL will get precedence
got it, let me check and add, thanks mate.
@inder once i have done this, and deployed am getting Invalid credentials when logging in
Are you sure that the creds are correct?
deployed via 2 ways.
1. one changing my env variable of url to render url - this way i was able to login but after a point site was in loading state.
2. hardcoded the url, now i cant even login.
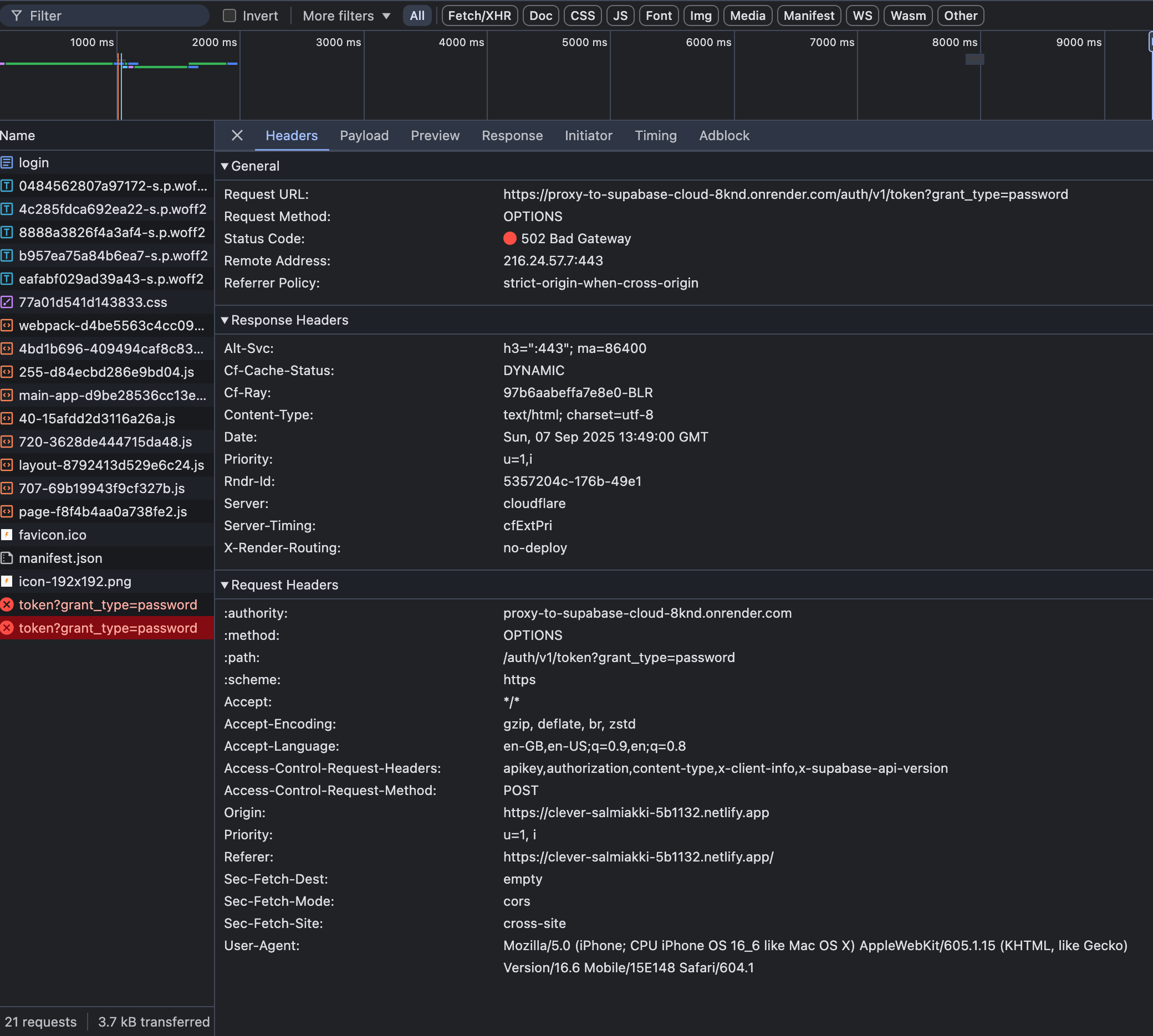
Bad Gateway
Request ID: 97b6a4a8ef3c9dfa-BLR
This service is currently unavailable. Please try again in a few minutes.
If you are the site owner, refer to Render’s documentation for troubleshooting.
the render url, gives this might be the problem?
Is the service active in render dashboard?

The free tier of render takes down service after 15 min. of inactivity. Could it be that you made request after 15 min?
might be
What error and http status code do you get in browser devtools?


Can you make request now?
login:1 Access to fetch at 'https://proxy-to-supabase-cloud-8knd.onrender.com/auth/v1/token?grant_type=password' from origin 'https://clever-salmiakki-5b1132.netlify.app' has been blocked by CORS policy: Response to preflight request doesn't pass access control check: No 'Access-Control-Allow-Origin' header is present on the requested resource. If an opaque response serves your needs, set the request's mode to 'no-cors' to fetch the resource with CORS disabled.
cors policy?
and verify that you've added correct SUPABASE_URL in render dashboard
this is right
Your render service is down. I'm getting 502
yah same, if i restart also, its the same
trying to clear build cache and deploy
Delete this one and try deploying a completely new proxy.
okay
Also use a different name for this one to get rid of any caches
Wait
Now its working
I get
Must be some issue with render.
Try making a request now
actually, it works now, but it loads for sometime.
my site is actually heavy with supabase, so is it the case, it will take time?
mostly this app is db heavy
Yes must be some issue on render as it wasn't booting up after it took down the service for inactivity.
Make sure the region you choose is closer to your supabase instance. But there will always be some latency
now both ways work same, only login is working fast, post that its slow and stays in ideal state as loading.
actually both ways are the same one right
okay okay
Yes its the same. Its better you stick with the env variables as its a good practice
yes right, thats what , cool let me try changing the region. my supabase is in mumbai region
What region did you choose for render?
btw lets also connect in dm, thanks a lot buddy for helping us all out
singapore
Then I believe from the regions available in render, singapore is the closest.
but now am hitting from india, same problem occurs when my frnd hits from dubai.
it still loads alone
loads alone?

And where is your netlify app deployed?
this is the case, this is like this. for me post login and navigating to 2-3 screens
deployed it from india, yet checking wait
I checked in the docs, that the static content is deployed globally and served via their cdn
when running with proxy on local also, its pretty slow.
Have you checked if you've enabled any throttling in browser?
means?

nop
can you give request am sending you, demo creds for login
sure
supabase instance url can be made dynamic so that users around the world don't have to face the same latency as the users from UAE.
When the user comes to the app first time, a request is made to get the user's country based on the ip address. And if the country is not UAE, we switch to the default supabase url otherwise we switch to proxy url.
We can store the country info in session storage, it will be automatically cleared when the user closes the browser
But this will require some serious architecture changes in the app
right obviously, but this app is specific for uae. so yah, will hardcode proxy are set env as proxy
i heard that supabase team is working with tdra to unblock supabase.co, i don't know if it's a question of days or weeks
I tried cloudflare worker to reroute it to my supabase.co project, it works fine for reads but any crud actions throws 500 internal error because of service role key
So had to separate it for frontend and backend, backend uses supabase key and for front end use cloudlfare worker.
Hi, please share how you setup your app and proxy. Is it a nextjs project? Also any screenshots of network requests in browser devtools would be handy
Still testing
Is your app built with nextjs or some other full stack framework?
Nextjs
The internal 500 error was actually due to Gemini rate limit and not due to proxy.
And you deploy this app to vercel?
So it’s really simple solution but will work for smaller projects, for larger you’ll have to pay, create cloudflare worker, create script to reroute it to your supabase url, and in your project, once you have deployed your cloudflare, you’ll get an url, which you’ll put instead of supabase url in .env var.
Yeah
It’s just for me Google and other services has been super slow so feeling very frustrated with debugging 😂
As you're using nextjs, I'm thinking of nextjs rewrites which might work without the need of setting up another proxy. Will get back to you
Oh cool
What do you mean? This issue is only happening for UAE users because of ISP block
Are you using realtime service in your app?
Yes
When my App users or I change the DNS to cloudflare, the App works fine...
Yes because in this case your ISP is not being used for DNS resolution. The issue arises when your users are not tech savvy and you don't want to ask them to do a bunch of settings on their side to access your app.
Yes, you are spot on...

Now if cloudflare doesnt load it will cause timeout

It was working fine just few mins ago
Internets been dodgy for past week
Not really
As you've mentioned that you're not using realtime, I believe this should work for you. I did some basic tests on this app https://github.com/silentworks/supabase-by-example/tree/main/nextjs. ⚠ Please test this thoroughly before going to production and let me know if some api route isn't being proxied. I haven't tested this fully. This won't work for realtime
And this is the supabase client created for operations from browser.
When you want to make requests to supabase directly from browser environment, now you make request to nextjs server and nextjs server will proxy to supabase
This is not normal. And probably some issue on cloudflare side. What is the http status code? Also is the code for cloudflare worker same as the prebuilt fastify proxy?
Is there anyone out there who got these fixes working for them fully?
What do you mean? reverse proxy works without any issues
All the services
I do not mean anything...I was simply enquiring?
Got it working... Thank you chatGPT
Solution is here: https://tinyurl.com/32tsf24r
Google Docs
CHATGPT PROMPT
📋 Copy-paste this prompt into ChatGPT Goal: My Vite + React app on Vercel uses Supabase. UAE ISPs are intermittently blocking *.supabase.co. I need a free workaround (no Supabase Custom Domain) using a Vercel serverless proxy so all REST/Auth/Storage traffic goes through my domain. Produce drop...
Yes it's working 😅
thanks!
I had a chat with supabase support about this and they don't recommend to use
supabase.in
for the ISP issue. If you're working locally, then update DNS server to 1.1.1.1 and use proxy in production@inder reverse proxy url will work also for supabase edge functions? example https://xcxcxcxcxcx.supabase.co/functions/v1/save-card to https://api.abcd.com/functions/v1/save-card. ???
Yes, it should work
issue in if i request api from localhost:3000 with using fetch function getting cors orgin issue. do you know how can i fix that ? @inder
Pleae share the error screenshot and function code
Hey guys, some users have reported that they can now access their supabase instance without any VPN or proxy. Can you confirm

Hey everyone can you confirm if you can access supabase, the domain should be unblocked now for both etisalat and Du.
It is fixed guys
I can access my website without any VPN nor Proxy.
nice i guess time to revert
again some issues, coming
do you guys face anything?
What is error msg?
let me get it from my client, it works with vpn only itseems
Also ask them what provider they're using
sure, can you connect over dm