Tons of connection issues
Getting random connection issues when working with the CLI, mostly happens when pulling the db.
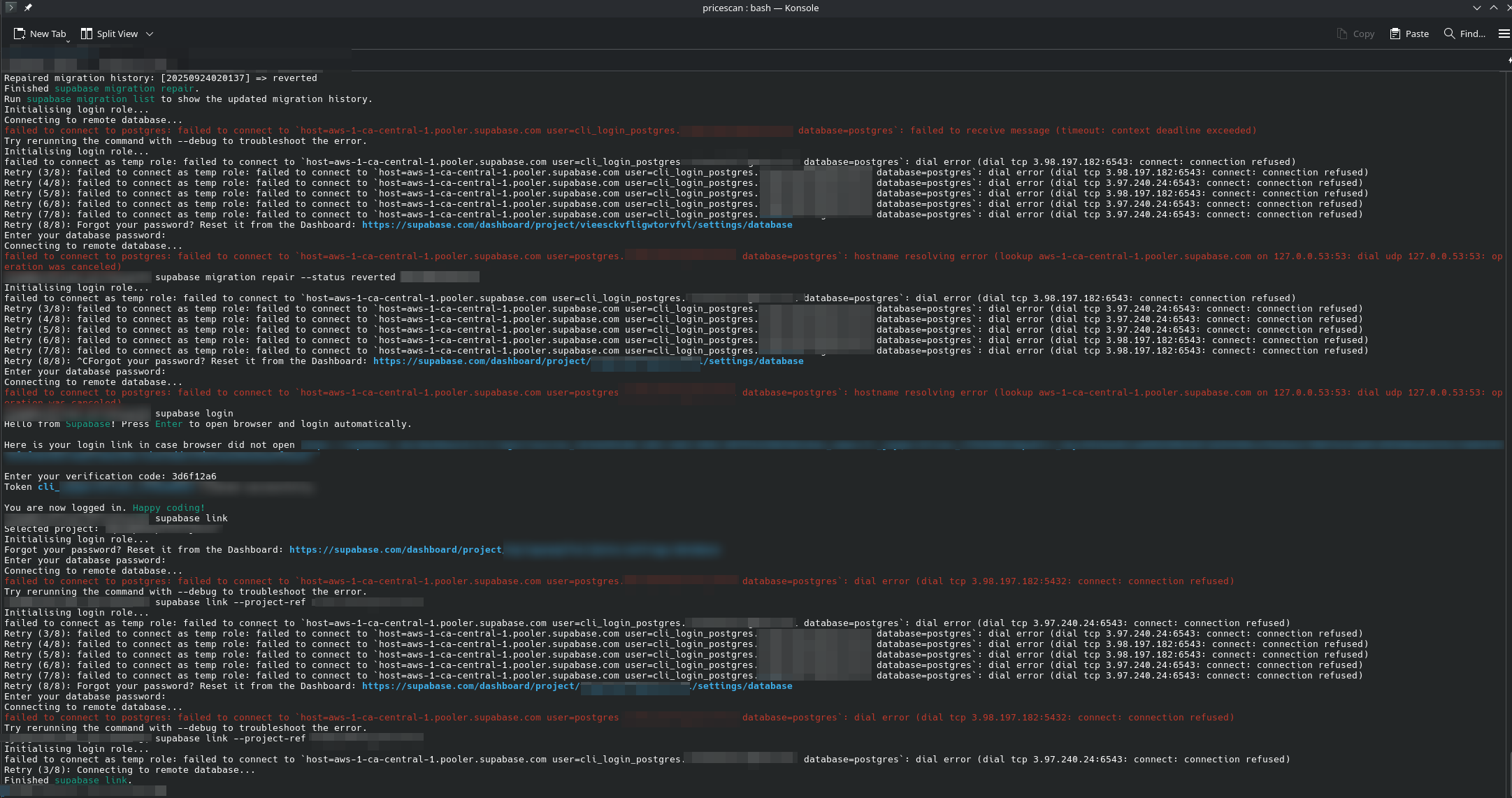
Retry (3/8): failed to connect as temp role: failed to connect to host=XXXXXXXXXXXXXXXXXXXX=cli_login_postgres.XXXXXXXXXXXXXXXX database=postgres: dial error (dial tcp 3.97.240.24:6543: connect: connection refused)
what is going on?28 Replies
We have no other reports of this on here or on GitHub. Have you tried using a VPN to see if it's an ISP connection issue.
im not the only one reporting this:
https://www.answeroverflow.com/m/1415406324350713957
lots of connection issues lately - Supabase
failed to connect as temp role: failed to connect to
host=aws-1-us-east-2.pooler.supabase.com user=cli_login_postgres.XXXXXXXX database=postgres: dial error (dial tcp 3.131.201.192:6543: connect: connection refused)
it is intermittent. it stops working randomly then starts again when I am doing supabase db push commands from CLIYes but it's random for a few users. You should try using a VPN to see if it's an ISP issue. This will help to isolate the problem.
Note that one was from 2 weeks ago.
The user on that one also didn't get back to me on if the VPN helped or not.
Also what region is your instance in?
ca-central
was in the middle of a db pull, then
"aws-1-ca-central-1.pooler.supabase.com" (3.98.197.182), port 5432 failed: SSL connection has been closed unexpectedly
now failed to connect, again:
dial error (dial tcp 3.98.197.182:6543: connect: connection refused)
started working again with no issue for about 10 mins, now getting connection refused, againDo you have a support request in?
i do not
You should. This is a user helping user site mainly.
Still no other similar reports.
Did you ever try a VPN?
@Åskkuken I'm getting a "failed to connect to postgres" error from the cli using
supabase db push - worked about 15 mins ago for a different migration. Not sure if intermittent or a bigger issue. Don't see anything related (I think) on status.supabase.com currently. 🙁okay so its not just me
What region is your instance?
It only makes it to status if enough users report the issue to support or the infra teams gets internal alerts.
aws-0-us-east-1.pooler.supabase.com for me.
@Åskkuken are you using the pooler or direct port?
Also if you both check the status of your projects on the home page upper right is all green?
My us-east-1 pooler connection is working for a 3rd party DB tool I use. BUT if there was a mass outage we would be flooded with reports.
After you have support tickets in you should post your tickets here in case this can be bumped with more info or similar cases.
Are either of you Pro?
i am
ok now db commands work again lol
Check your usage (setting page) and see if any high CPU, Memory, Disk I/O.
Disk I/O is known to be a throttling type situation where it can burst for awhile before slowing back down.
But then you are not getting timouts...
@garyaustin project is green, support ticket filed, Pro account. usage looks fine. application on top of db is working so that's good. will try again in an hour to see if it resolves. thanks.
Drop your ticket # here in case this blows up more and can be elevated.
just checked. working now! 😛
Can either of you confirm if it works when using a VPN or not please?
i am genuinely not trying to be rude, but what difference would a VPN make?
It would rule out your ISP dropping connection after a while to the supabase url. There were some issues a few weeks back where some ISPs in the UAE were blocking Supabase URL. It would also rule out if your ISP DNS resolver is an issue.
i would try, but i don't have access to/use any vpn, unfortunately
connection issues starting again. seems to be whenever im doing many db commands seconds apart from each other
i basically have to sit in timeout waiting for the issue to fix itself
10 mins of connection issues

10 mins later, started again
this is genuinely infuriating
Supabase support is going to be your best bet with this one as they will be the only ones with access to your instance to be able to look into the issue.
Just a heads up you posted on Supabase github discussions, that is only monitored by Supabase staff a bit more than here. It does get a few different users viewing.
Just want to make sure you did not think that was support.
Just want to make sure you did not think that was support.