vanguard issue
I got this mid dm and i restarted my pc and my client and i still get it

173 Replies
bankai#0531
@Xyrem VAN9101 :Clove_Wave:
@Becky try again
I will when i get home
Nope stuck in loading screen
Then it shut down randomly without any error code
Thats different issue
logs please
Yesterday i had the vanguard issue almost for 3 hours i get kicked mid game sayin that vanguard cant be working on untrusted machines and today it happened one time then when I restarted my game it got stuck in loading then shut down without error but then worked for one game but its not smooth at all for somereason
Logs?
%localappdata%\VALORANT\Saved\Logs
select all, right click and press compress to zip.
then send it here
like this?
yes thanks
i had an issue rn as well sayin discord is not responding bc of vanguard issue
idk wtf is happening bc of vanguard
do you get this?
or do you get just the random shutdown with no error code?
2 dyas ago i had only vanguard error that my pc is untrusted
then after couple hours it disappeard
then i had the loading screen and random shut down without alt f4 or manually shutin the game
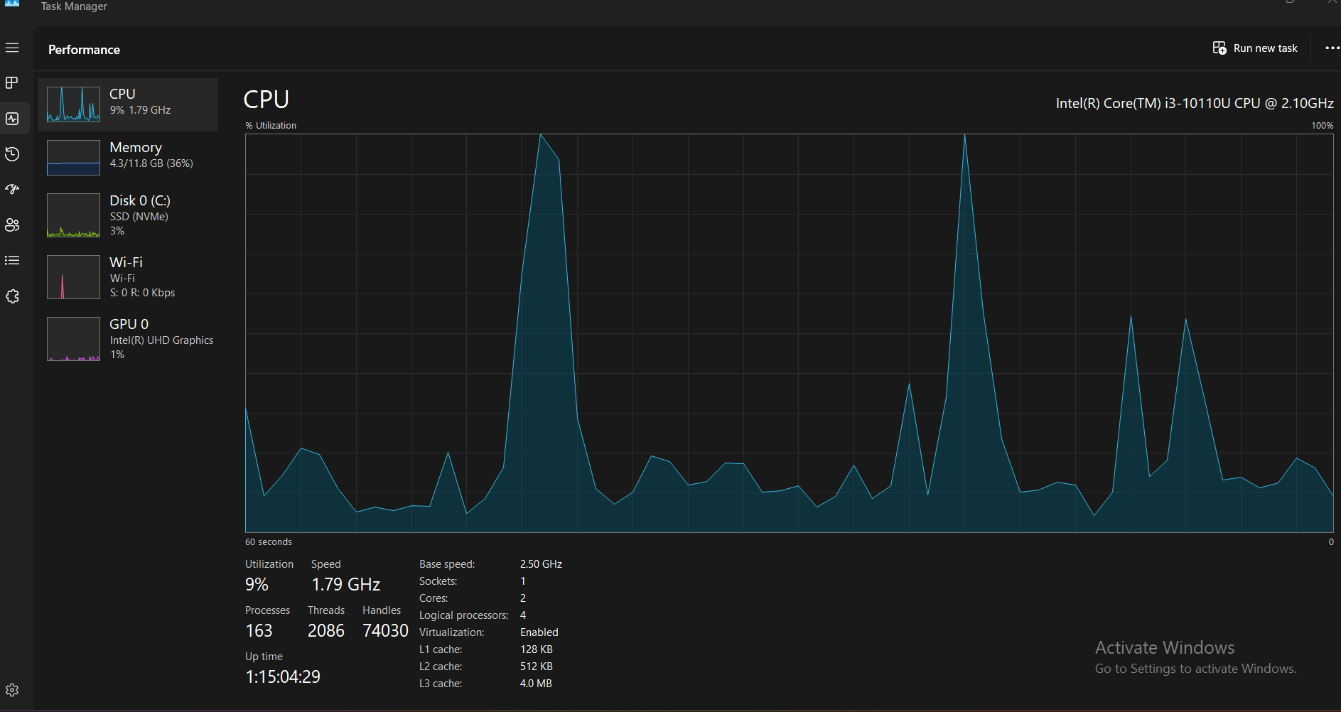
open task manager and go to performance
send a photo

have you installed the graphics drivers?
i did that couple days ago
let me check again
i got the software
i checked in the website it says all my drivers are updated
i couldnt really see in the software

or this is the only thing i saw
:val_SusgeNoted:
Let’s try sum
Try this:
Press windows key
Search “msconfig”
And open “System Configuration”
Head to “Services” tab
Check “Hide all Microsoft services”
And then “Disable all”
And find “vgc” and enable that only
Open “Task Manager”
Then head to “Startup Apps”
And disable all
Then enable all riot related
Then restart your pc
i have only enable all when i press hide
@Rachel it was this guys logs
Ahhhh
Prob cause rest are disabled already :val_SusgeNoted:
true mb lol i didnt see they were all disabled
Try val again see if it crashes on loading screen again
If it does, check event viewer if anything logs
ill restart and try it one sec
Uh when i did that
The wifi and bluetooth icons disappeared lol
Volume and lighting icons are disabled as well
You did hide Microsoft services first right :val_HUH:
Yes
Then enabled only vgc
show a photo

Guys?
they are busy with other posts
give them sec
@Saucywan
Okay
enable everything again
And keep the microsoft servives hidden?
Yeah
they shouldn't be disabled anyway
Okay it worked
Should i now try to launch the game or theres smth else?
why not let's try the game
I click play then the client shut down randomly again
theres smth wrong about the game its so laggy
skippin frames
seems like im playin on 10 fps
randoms freezes when i move almost impossible to play
Like Riot Client?
can you turn on performance graphs
is it a micro freeze or does it freeze for couple sec
i freeze for like 2 sec whenever i move
can you record ur game play and show the freeze
along with these
ill try
Its even worse when i go to swift or dm
Its basically impossible to strafe and shoot
open device manager > expand network adapters show
This is in a custom game since i wont get in swift and tilt and get banned

:Killjoy_Think: this aint it
Wym😭
its not the prob I suspected
Idk my game been unplayable since the new engine
It has a lot of issues
Like after every update my game gets fucked more
:val_SusgeNoted:
Press windows key + r
Type msinfo32
Show ss

I'm suffering from same issue rn can anyone help me
Idk man they still working on it they didnt find the reason yet
Happened just rn with me previously it was working good
Liked my game got stucked
And crashed
It just keeps on crashing on the agent select screen
I mean my game was kinda good as well then it happened mid dm
And since then i couldnt play
Look how much im freezing and my fps dropped to 70
Besides the 6 min of waiting in loadin screen and random game shut down
Yea my game always crashes on agent select screen idk what's the issue
After selecting an agent?
Yes
Which agent did you select
Chamber?
Chamber previously and jett
:val_HUH:
Yes
Crashed on Jett as well?
Yup
I played 2 Swfitplays and it got crashed on both games
But like in jett it was the error the guy got abobe
And chamber in the chamber game it got crashed on loading screen
Try loading into a custom with a different agent
Thay swift that i was freezin at i was jett as well
Yea lemme try
Locked jett
Game started
It didn't crash
Does it freeze in custom?
Leave and join 1 with chamber
When u use utils?
Alright
Ah i didn't try lemme check
Started again
Didn't crash
In custom tho
With chamber?:val_SusgeNoted:
But it always crashes in swiftplay idk why
Yeah
Also game ain't freezing for now
In gonna try swiftplay
Let's see
I restarted my pc
Locking chamber again
Like my game got stucked on the agent select screen it wasn't even closing while I alt f4 and nothing was working I had to force shut down my pc
Game started this time it didn't crash
What's dis random crashes
I think ig it's working properly
Working properly for me for now
I'm getting random packet losses
My internet is all good
What about this
I tried smth but idk if its right to do it or not
Whenever i restart the vgc my game works without any issue
But if i restart the game without restarting the vgc everytime it will freeze and crash
And theres smth about playin jett
Ive played reyna and skye it was good
The game i pick jett it freezes
Nah nvm
Its back again
are you on laptop ?
currently yeah
but i had same issue on pc before
okay
nvidia gpu ?
i got Intel UHD Graphics
can you show task manager peformance tab ?
i sent it earlier or u want one of now?
no its okay
you send of the laptop ?
yes
im currently using it
i dont have my pc for now
have you tried using ddu unistall old driver and install new one again ?
no i dont think so
give it shot
how can i do that exactly
i dont want to fuck anything up lol
sec
no no
its just reinstall driver
https://www.wagnardsoft.com/DDU/download/DDU%20v18.1.3.1_setup.exe
select yout gpu
and unistall driver
then download this one
Intel
Intel® 7th-10th Gen Processor Graphics - Windows*
This download installs Intel® Graphics Driver 31.0.101.2135 for 7th-10th Gen Intel® Core™ Processor Graphics, and related Intel Atom®, Pentium®, and Celeron® processors.
mine is 11th gen no?
no
you have 10 gen
ah okok
ill keep u updated
thank you
waiting for you
some need the specific driver
download through the intel app sometime dosent work
ah
look

ignore it

is that it?
Yes
Clean and restart
when its done
download this one
.
Okii ill download it now
alr
its done
and restarted it
okay
give it try
oki one sec
how its going ?
I just q dm
Ill tell u if theres smth weird about it one sec
Same issue
still lagging ?
Unplayable
I cant even move
Instant freeze when i respawn
have you tried playing any other heavy game ?
I mean i played marvel rivals earlier
It was good
Idk if its as heavy as val
hmmm
let me look around
i think i know the problem
okay
have you tried playing on diffrent res ?
@Becky
Yes
Nothing changed
Its laggy at the lobby and main menu
Like i cant move my mouse smoothly to press on anything
Takes forever to see my collection
Is your ping stable?
Its between 48-55 max
My game got crashed
When I locked chamber on corrode
What about it
https://discord.com/channels/679875946597056683/1420677081095737405/1420751573662826536
For now, play other agents, there’s a known bug with chamber
no its not ping issue
since 10 days or something some ppl came here bc of lag and stutter when they switch from the intel gpu to nvidia works smooth for them so my guess the intel gpu cant handle the game anymore
much Pressure on cpu
So you sayin it's not playable anymore on intel
i might be wrong . but it was issue for 4 ppl when they switch from intel gpu to nvidia or optimus it work fine and smooth
but problem you dont have nvidia or amd gpu to test so yes
or it could be heating problem
download msi afterburner and check if you have cpu heat when you play val
what all devices do you have connected other than mouse/keyboard
Alr ill do it rn
Btw i did all the steps again that u and rachel told me to do after reinstalling the game its way less freezing now i get fps drop every like 4/5 times dyin i tried my game in dm i was able to shoot strafe and run and gun its still freezing a bit but like microfreezing
Only mouse and keyboard to bluetooth and headset plugged
idk for me problem seems heating bc val use a lot of cpu or intel gpu cant handle it anymore
I mean u can tell theres a difference

Ill try what u said and ill tell u what happenend
💀
Bro i couldnt shoot or move at all i just leave immediately before i break my screen lol
Last one was playable but i needed to chill as well
Is it this one?


I clicked on beta
uninstall this
Okay
Then i try it while playin the game or when exactly?
tho I reckon its an issue with intel's graphics driver, and sadly... https://www.intel.com/content/www/us/en/support/articles/000101986/graphics.html
Intel
Graphics Driver Support Update for 11th Generation through 14th...
Intel is moving to a legacy software support model for 11th Generation through 14th Intel® Processor Graphics.
no just uninstall it, it wont do anything
she have 10 gen but yeah 4 had same problem fixed by switch to nvidia or amd cpu which she dont have
So theres no solution to fix it?
wait till next game update and hope it works fine
Okay thank you
oh and could you open task manager and go into GPU 0 and send me a screenshot?
Okay one sec
because these are the ones which are going to lose support

anything below 600x already lost support ages ago

and 10th gen cpu right?
yes
Rip
,
Idk actually ive been playin for 4 years on pc and im currently on laptop i never had issues with it at all until the new engine

yeah engine upgrades might require new gpu drivers updates to make it work better
like nvidia and amd both dropped a update a week or so before UE5 update
maybe intel didnt, and then they just completely dropped support for it other than security updates
in this case if its a game issue then wait till next update, if it aint fixed then I think you might be out of luck
I mean hopefully they fix it either way i play on pc but i cant rn so im stuck with this shit

Its fixed for now
It stopped freezing and i can normally move and shoot
So weird
mmmm
Nvm its back again
It cant handle utils ig
Thats what ive noticed
Also what are random packet losses in the game
Please help me
It's getting like 20-30% random packet lpss
thats just ur network, are you playing on wifi or eth
My wifi is all good
Its happening from 2 days only
Like random packet loss anytime
I have good internet
have u tried restarting ur router
I did like sometimes still happens
It wasn't like this before I had packet loss but like 1% 2% smthin
Not like 20-30% random spikes
Still they didn't fix
Dude
What are they doing
I'm chamber main game crashes 10 times a day
Fix it
HEY IM HAVING PROBLEMS QITH MY VANGUARD
plz help
Can someone help?
creat post
she clearly said theres an issue with chamber that makes peoples game crash. theres noway u can only play one agent
Like I play chamber 90% of times dude
💀 when they gonna fix dis
Another update of 3.5GB still they don't fix the crash bug
Please
Help me