valorant screen is stuck while launching
valorant screen is stuck while launch and sometimes just the icon shows up in taskbar but in application it shows black screen
trying since yesterday😭
11 Replies
Open task manager > performance tab
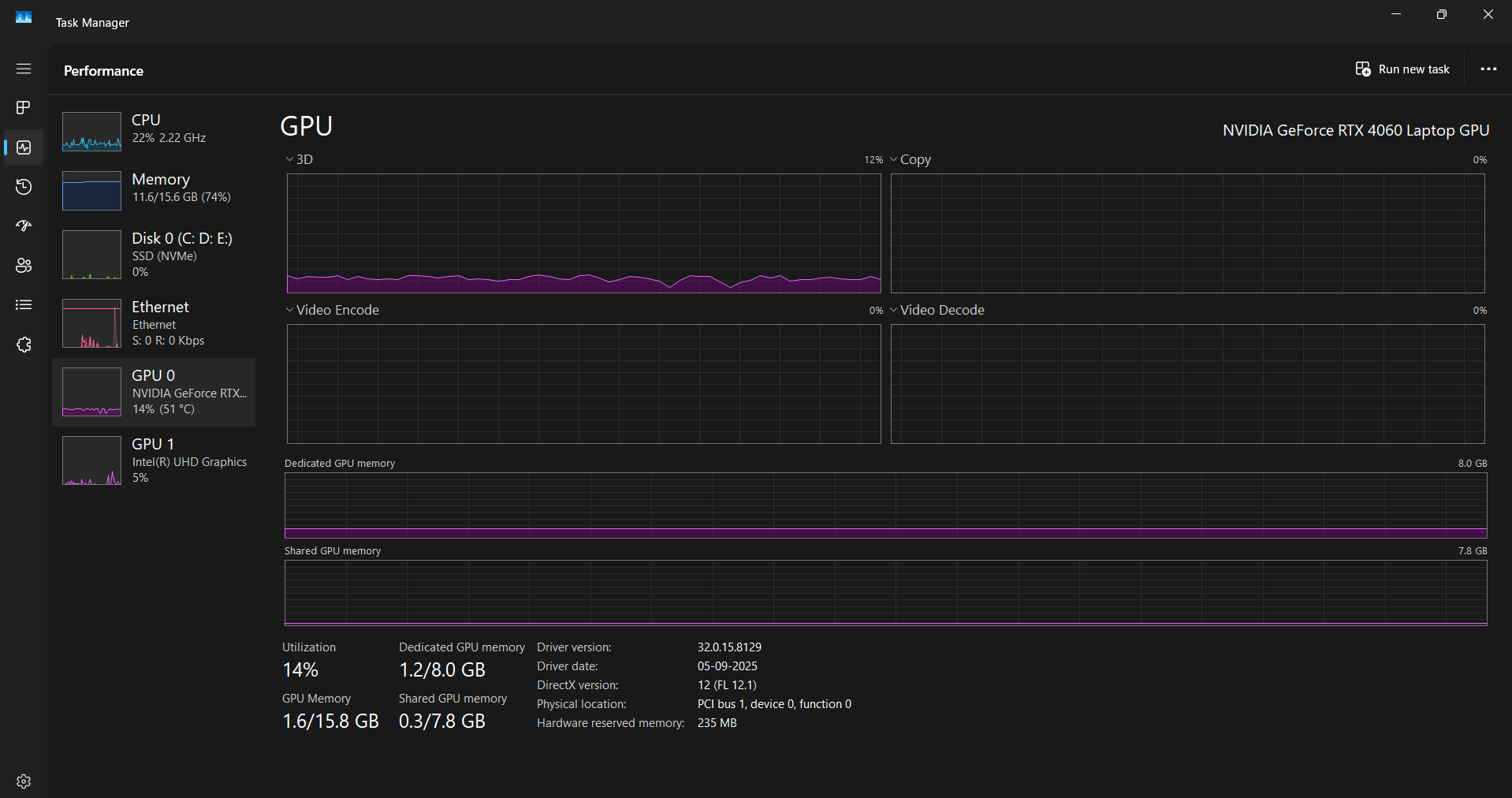
Show ss
kk
1sec

Show in CPU tab
hm
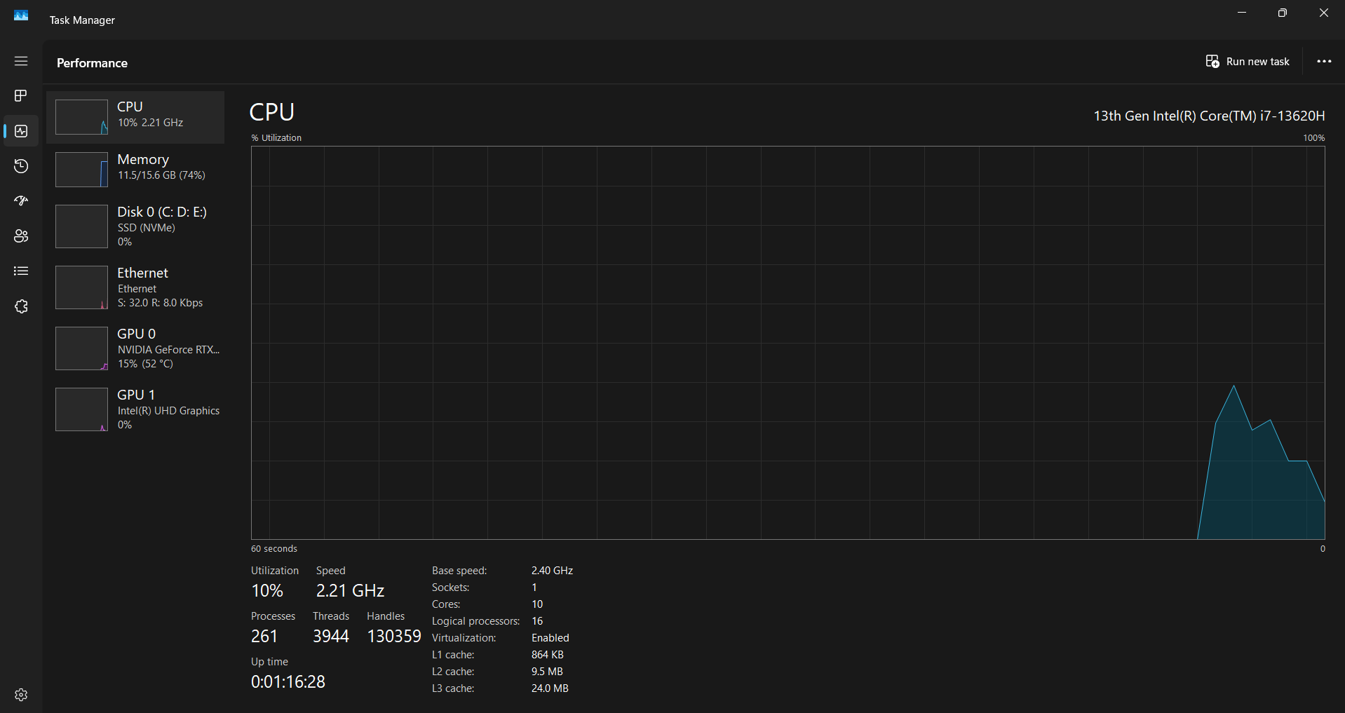
Show ss in CPU tab

https://www.intel.com/content/www/us/en/download/864990/intel-11th-14th-gen-processor-graphics.html
download and install this driver
Intel
Intel® 11th – 14th Gen Processor Graphics - Windows*
This download installs Intel® Graphics Driver 32.0.101.7076 for 11th-14th Gen Intel® Core™ Processor Graphics.
what should i do next ??
Just install that
Restart your pc
And try the game
yeah kk
ill try and let u know
ommmmggg
rachel it worked
thanks a lot ❤️