third time, val getting stuck on loading screen
gang , this si the third time . i literally udated my igpu and dgpu yesterday
Solution:Jump to solution
https://www.intel.com/content/www/us/en/download/864990/intel-11th-14th-gen-processor-graphics.html
download and install this driver...
Intel
Intel® 11th – 14th Gen Processor Graphics - Windows*
This download installs Intel® Graphics Driver 32.0.101.7076 for 11th-14th Gen Intel® Core™ Processor Graphics.
25 Replies
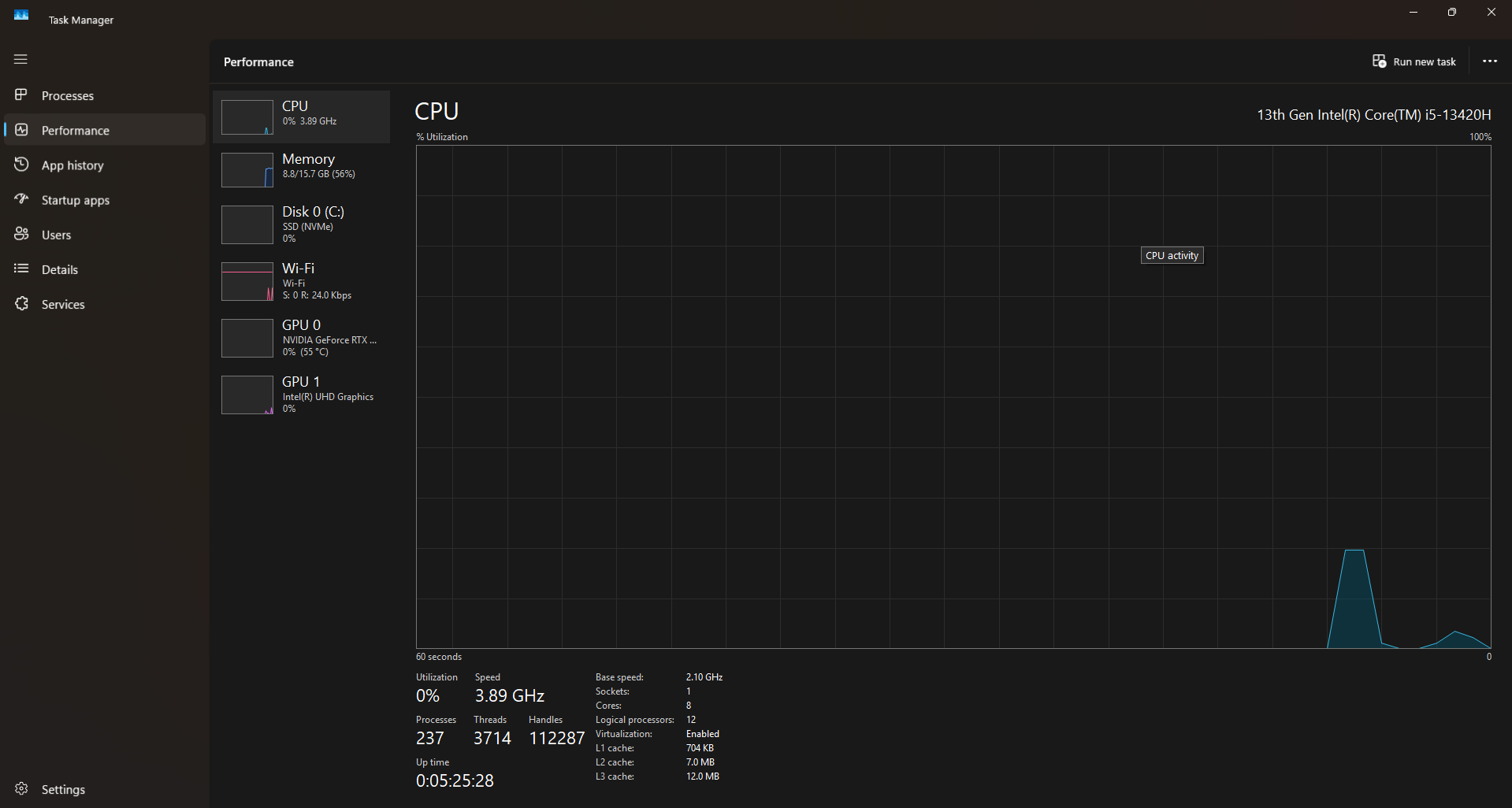
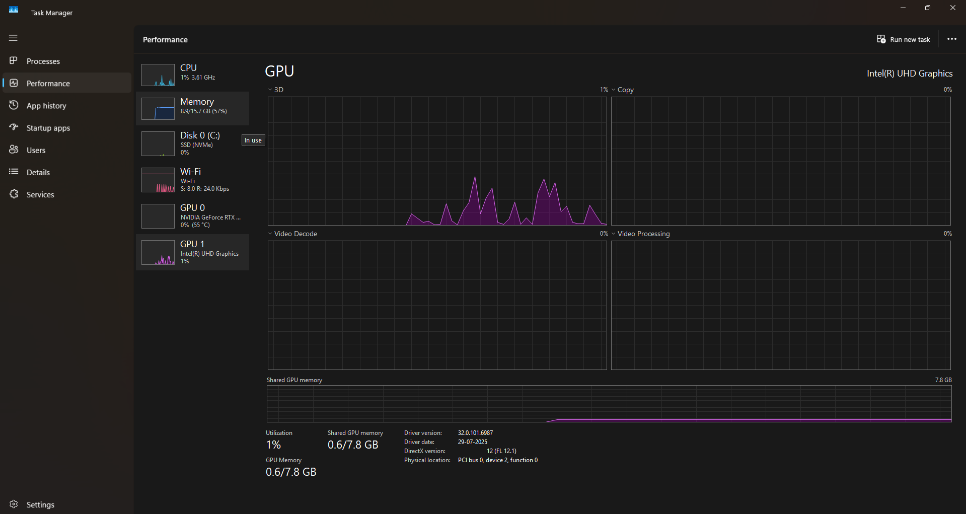
Open task manager > performance tab
Show ss in both GPU and CPU tabs



Your igpu drivers are not updated to latest :val_Okayge:
Solution
https://www.intel.com/content/www/us/en/download/864990/intel-11th-14th-gen-processor-graphics.html
download and install this driver
Intel
Intel® 11th – 14th Gen Processor Graphics - Windows*
This download installs Intel® Graphics Driver 32.0.101.7076 for 11th-14th Gen Intel® Core™ Processor Graphics.
yeah so its not supposed to be latest??
i js downloaded this yesterday
This link is for the latest driver
yeah
this one i downloaded this yesterday
Your version: 6087
Latest version: 7076
wait so yesterday one didnt update my igpu??
look at ts

If you updated from int graphics software or intel DSA, it doesn’t always show latest
:val_HUH:
yeah
It says 7076 there hmm
whats is this black magik
😭
Did you install from this link
Or the app
the app
Try installing from this link
it auto updates , but i did it manually tried it yesterday , just in case
https://www.wagnardsoft.com/DDU/download/DDU%20v18.1.3.2_setup.exe
download and install DDU
Open it
Select
GPU
intel
Click on clean and restart
The. Install the driver from the above link again
ok
is the framedrops due to my igpu??
No
Use ddu to delete nvidia drivers
And download drivers from nvidia site
After using ddu
https://www.nvidia.com/en-us/drivers/
go here^ and in the manual search,
Enter your EXACT GPU MODEL and download the “Game Ready driver”
NVIDIA
Download The Latest Official NVIDIA Drivers
Download the latest official NVIDIA drivers to enhance your PC gaming experience and run apps faster.
ok
that worked tysm