Short Random Freezing Issue
Motherboard: Aorus B450 Elite Rev.1
Bios is recently updated.
CPU: Amd Ryzen 7 5700X3D
GPU: Nvidia GeForce GTX 1070
OS is installed on a 1tb SSD.
Bazzite KDE.
The issue I am having is that I get system wide fps drops randomly for a few seconds. They feel like they come at complete random, but have a higher chance of happening when I open a program. Sounds still come through and whatever I was doing when the spike comes is still happening except I can't see it. For example, if I click on a tab in my browser it has already switched to it when the spike ends (no animation). Almost never happens when I play games in fullscreen. Never had this problem on Windows.
Any ideas or help is appreciated!
26 Replies
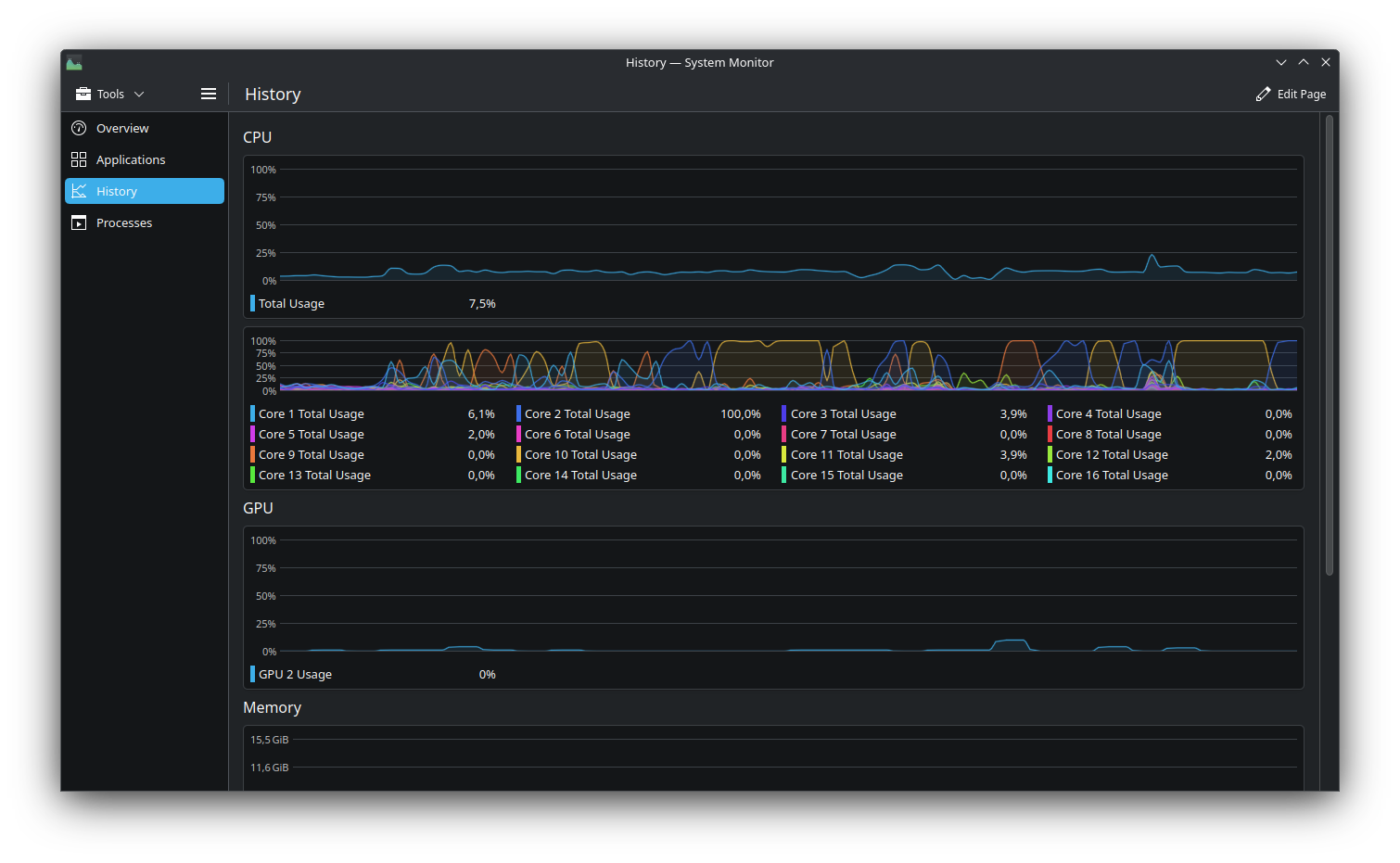
rpm-ostree status?What does your sys monitor history look like during a spike?
I will check this when I find the time. Working long hours this weekend
I had this issue back in fedora 40, to this day it's still there on f42. Using >= 120hz monitor somewhat helps, so does changing
preempt kernel parameter. Though other distros say Arch Linux had no freezing issue.Im using a 165hz monitor and a 60 Hz second monitor. Happens on both of them at the same time.
State: idle
Deployments:
● ostree-image-signed:docker://ghcr.io/ublue-os/bazzite-nvidia:stable
Digest: sha256:92236abd1c230fb9904c5b69babc963af35fabb9d583ec3842639b040c46a6ae
Version: 42.20251002 (2025-10-02T17:14:58Z)
ostree-image-signed:docker://ghcr.io/ublue-os/bazzite-nvidia:stable
Digest: sha256:392c8b50bede76079812b9e54b05a6cf3f97ae9611f034af943dc2915663a082
Version: 42.20250916.1 (2025-09-16T17:33:40Z)
that's the correct image, so the low hanging fruit is out of the way
as a precaution, disable any overclocks and undervolts
and of course the usual "display plugged into the gpu"
after that, try to see if the issue occurs at a different refresh rate and see if it still occurs when only one display is connected
Only overclock i have enabled is the xmp profile for the ram. Well, at least i think it counts as overclock. The display is plugged into the gpu, doesnt have any other ports than that.
Ill try different refresh rates and only one screen


This is direclty after a spike which happened shortly after i shutdown a roguelike (Cataclysm: The Last Generation)
hmmm, are you running the game through steam or lutris?
Lutris. I don't think it has something to do with gaming specifically since it can happen just by me using firefox. I'd also like to note that im using the performance power profile if that might have something to do with it.
Also, my second monitor was 75hz not 60
could be shader caching, you can try another proton version, the version lutris uses by default is absolutely ancient
I use proton GE
On both lutris and steam
don't know then, maybe reset the prefix?
How do i do that?
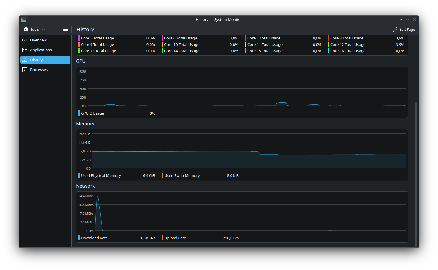
Its almost like my display forgets to display a couple of frames. I also havent had the opportunity to try with only one monitor yet. I will try to get more screenshots for different times in the sys monitor when it happens when I have the time to use my pc
Oh yeah it also happens more often if the pc has been on for a while
It could be an nvidia bug of which we can't do anything about
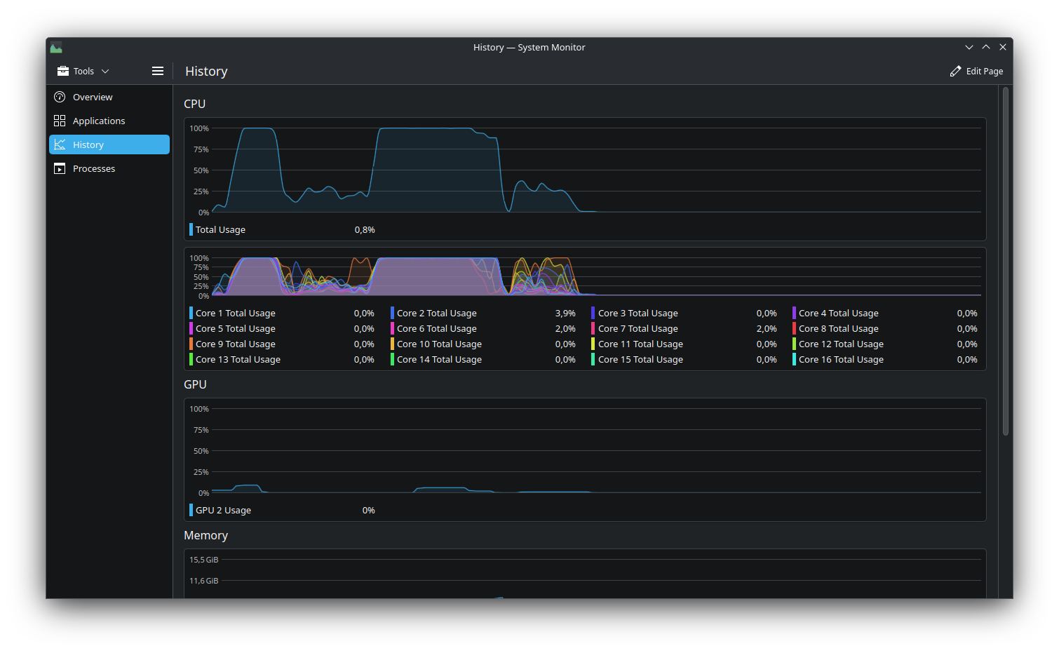
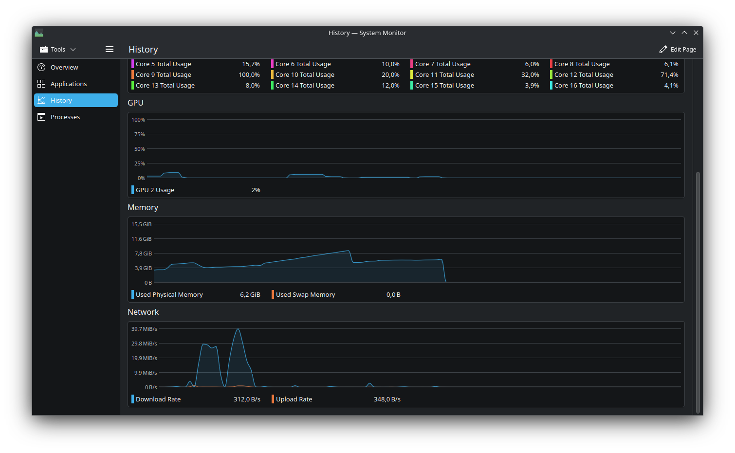
Another spike


It looks like it's using 100% cpu but nothing is running in the background

the spike happened just a couple of minutes after starting the pc
btop?
see what process is using cpu
disable steam background recording?
game recording is off and so is the overlay
disable "allow vulkan shader background processing" in steam
i hady7i
sry cat stepped on my keyboard
I had that disabled until recently when I got annoyed by the shaders thing when I started a game. There's no difference before or after. At the moment I have been playing since 9 and have only had 1 spike which was when i turned on the pc
eh
try
ujust fix-reset-steam
fossilize_replay is the vulkan shader background processing thing