Valorant not loading
Sometimes I'm having trouble opening valorant. I open the game and its stuck on the loading screen with phoenix and chamber. If I load successfully then start a game, choose an agent and wait for the map to load i can hear my teammates talk but im stuck in the map loading screen. I got banned for a year just because of this. My internet is fine and was fine before the veto update, after the veto update this started to happen.
15 Replies
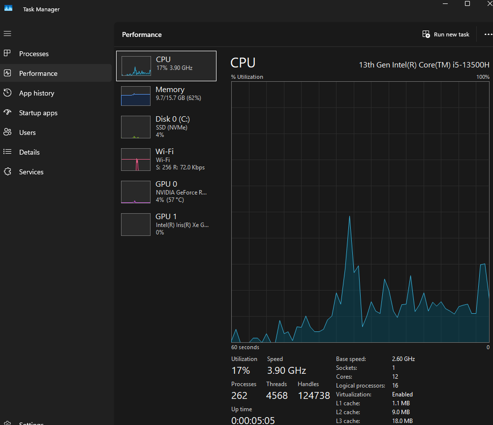
open task manager > performance tab
show ss in CPU tab
I just opened task manager and now valorant is completely black and i only see my cursor
Ok now its back
its ok, show ss
^

https://www.intel.com/content/www/us/en/download/864990/intel-11th-14th-gen-processor-graphics.html
download and install this driver
Intel
Intel® 11th – 14th Gen Processor Graphics - Windows*
This download installs Intel® Graphics Driver 32.0.101.7076 for 11th-14th Gen Intel® Core™ Processor Graphics.
restart after then try the game
🤯
ðŸ˜
Tysm
I hope this will fix it
@Rachel hey im sorry to bother but val is working again however sometimes it now doesnt load IN to the game like i see the map but my friends are saying to me that i have 800 ping and im afk
how much in game ping do you normally have
24
its stable
are you playing on wifi or eth?
wifi
hmm :val_SusgeNoted:
does it happen every time you queue?
sometimes
Could just be your network issue, try restarting your router
:val_Prayge: