HDMI or "Hibernating" then monitor go black screen
I use my laptop and connect to a monitor using a Premium High Speed/HBC cable to connect to monitor. And the lid of my laptop is close when connecting to monitor i always put display on second screen means the window + p command. and my problem is whenever i am playing games like valorant, roblox, watching youtube with like 5 open browsers and using discord or even updating or cleaning caches/junk , My laptop will be hot and i know thats normal so i use a fan and face it to the laptop to cool it. But sometimes even tho there is a fan cooling it, the monitor will either go to HDMI or it will display "Hibernating" for like one second and it will go black screen (this hibernating happens a more frequenly nowdays). But the laptop is not fully shut down when i press the start button on my laptop. So can u help me fix this when suddenly go to HDMI or go blank screen or display "hibernating" for a second then go black screen. But when i open my laptop lid while connecting to the monitor it became normal means no HDMI Or hibernating. I didnt bother this last time because it happen lesser and nowdays it happens almost 2 times everyday.
178 Replies
Anyone know how to fix?
you can maybe try disabling hibernation but idk too much if it doesn't work
Disable fast startup
What brand is your laptop?

where to do this?
Bios
Can U tell me what to do
And I will do it when I get back home
@Mahan I'm at home now
Brand of your laptop
Not specs
Asus vivobook?
@momo can you help him
It's Asus Vivobook
Wait for him
Okay
Can you explain the problem in short ?
Let's say when I play valorant with laptop lid closed and connect to monitor, and I also use a fan to cool it down but 1 hr later it will suddenly show "hibernating" for a second and then black screen
hmmm
i never seen this before
but let me look around
.
maybe i find fix
Okay thanks
But when I open my laptop lid
No more hibernating
What laptop you have ?
Asus vivobook
okay
I saw this name on my laptop
See
got something in mind
maybe let me make sure it gonna work
Brb
Okay
im gonna play now with the lid closed and see if still got that problem first
@momo ya it happen again
Mind checking the temps with a program like msi afterburner when it starts hibernating
Like have it on while u play and keep note of the temps
can i use this?
did i work?
ah sorry i forgot
can you tell me exact name of your laptop ?
Isn't it Asus Vivobook

@momo
yes
im reading your laptop manual
okay
go to bios
what i need to press to go bios
restart your laptop while its loading pres f2 or del
okay wait
I press f2
Nothing happened
Del also
try f10
Not working
Do I have to press the f10 or f2 on the laptop not on the other keyboard
when you restart laptop it will show you which button to go to bios
It just show restarting
that cant be
is your laptop old ?\
Idk
I just see restarting with the loading icon
Click Start → Settings → System → Recovery.
Under Advanced startup, click Restart now.
When your computer restarts, choose:
Troubleshoot → Advanced options → UEFI Firmware Settings → Restart.
Your laptop will boot straight into the BIOS.
do this
will take you to bios
Ok

@momo
press f7
Then
show me

advanced

scroll down and tell me if you see any options

graphics confgs
open it and show me

its not there what im looking for
press f10
save and exit
Press windows key + r
Type msinfo32
Show ss
Then
send this
As long as it shows the temperature accurately
Ok


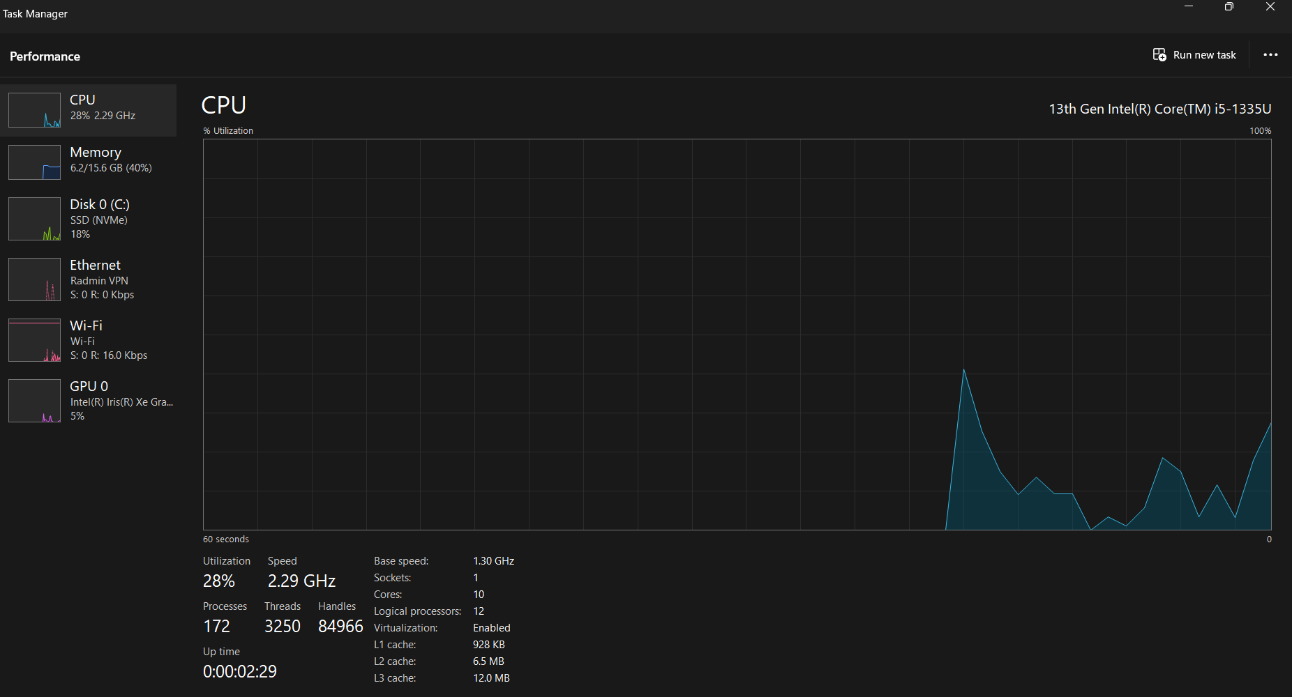
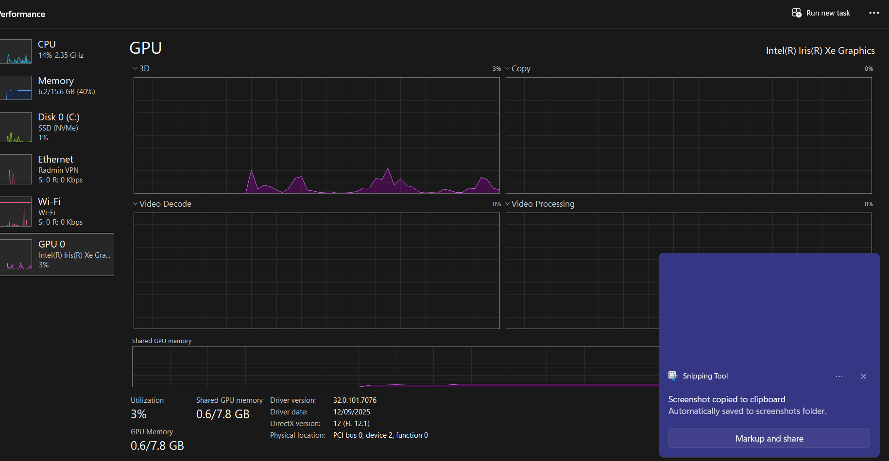
open task manager
pefromance tab
and show ss
CPU

GP

okay search for power option
sorry power and sleep
THis?

yea
have you disabled hibernating ?
where to check?
open cmd as adamin
then
powercfg -h off
put this entr
then show me
?

did i do something wrong
powercfg -requests
put this and show me

alr
so can it be fixed/
?
so once your lid is off screen goes black ?
when i play val with lid close and with fan
it display hibernating for one second then black screen\
so i have to open lid back and press the power button
Open Control Panel → Hardware and Sound → Power Options → Choose what closing the lid does.
For both On battery and Plugged in, set
“When I close the lid” → Do nothing.
it did not shut down

its buggy driver then
so there is nothing to do
you can do for sure
www.guru3d.com
Display Driver Uninstaller (DDU) download version 18.1.3.8
Download Display Driver Uninstaller (DDU) Official - Remove AMD/NVIDIA/INTEL Graphics Drivers Cleanly - DDU is a driver removal utility that helps you completely uninstall AMD/NVIDIA graphics card drivers and packages from your system, leaving no leftovers behind, including registry keys, folders, files, and driver store.
select your gpu
clean and reboot
then reinstall the driver
Intel
Intel® 11th – 14th Gen Processor Graphics - Windows*
This download installs Intel® Graphics Driver 32.0.101.7076 for 11th-14th Gen Intel® Core™ Processor Graphics.
okay
just press this dowbload right

yes
what
nothing happpen
scroll down
download mirror eu or na
which
one

i dont know where you live
no but
its not both
malaysia
ah take eu
i dont think its matter
i run the second one?


yes

extract
extract?

yes
is it first time you use such app ?
ya
ah oka
first one right

scared i run worng
sorry if i ask too much
first one
nothing wrongbrother
we are here to help
um

have u uninstall before and u goot backup?
click okay
and select your gpu
which one i need to untick or tick

show me the whole thing
and this and its all

wait
ok
close this
and this

here select your gpu and clean and restart
ok

clean and restart
It's restarting now
After that I do what
install the driver again
Intel
Intel® 11th – 14th Gen Processor Graphics - Windows*
This download installs Intel® Graphics Driver 32.0.101.7076 for 11th-14th Gen Intel® Core™ Processor Graphics.
This?
yes
I tick the execute thing ?

i should turn my head up side
click on start
So I need to tick?
just click on start
Why it freezes

This monitor is not laptop monitor
Do I just unplug the monitor cable
yes
For now
Um
It's the same
Shit
I think it freeze
hold power button
Start your pc
And download driver again
Wait no my freeze meaning is
The blue line not moving
But I can hover like press x
Press other applications
Yes
Restat oc
Pc
?
End

end it

I use Ur method?
.
yes
Why does it say repair?

Means it has already installed?
Wait a sec
I need to sleep now it's 230am
But seriously thank you guys for helping me
I will tell you guys if it happens again
you finish updating driver ?
It says repair
.
Show me
No this picture
.
You try doing it again ?
After I try it again, can I not reboot or do I have to reboot.
Since I haave already shutdown my PC like 5 hr ago
You have to
to apply to driver installation
Okay
But do U know why it says "repair" not "start"
Bc. You were trying to install it and it failed
So tryna repair it
Ok
Also
Why when I uninstall from the DDU app
Ye ?
All my files and apps is rearranged
ddu is just disply driver uninstaller
Nothing to do with your files
Like this
So I just arranged it back
?
Yes
Ok I have repaired I will play maybe tomorrow and see if it's working
Thank you for your patience for helping me
@momo this update is it because of I download the two links yesterday?

one of them the other just system so restart
oka
is it working fine now ?
yess
no black screen ?
dont know why it says failed

this update failed like a week or 2 already
yes no more hibernating
yea ignore it
good
okay
ill find you next time when got other issue
you can always comeback
i mark this as sovled
or i wait a bit till you report back
sure
i can just dm you
you can
yea