Games not running properly
I'm opening a thread to stop flooding the bazzite channel.
You can see my issue here https://discord.com/channels/1072614816579063828/1087140957096517672/1439188017746018534
But to make it short, the problem appeared when one day, I was low on battery and forgot to plug it in, my computer fans started screaming, I lost fps, mid game, plugged it right when I noticed, nothing changed, and since then it's like that.
Steam games weren't using my RTX, I used the commands from another thread, it now uses it, at 100% but my fps didn't change, I'm still stuck with 60 fps in Megabonk for example instead of the 260 I had before the problem appeared.
Thank you in advance for your precious help
63 Replies
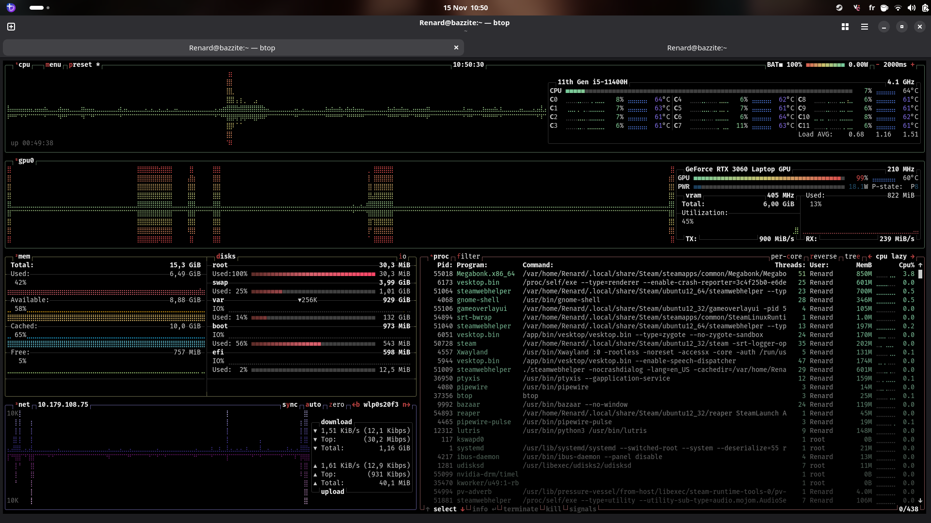
As you can see in btop, the correct gpu is used, and mangohud also shows the correct gpu being used


Using 100% of your gpu is a bit.. odd.
Can you open LACT
yup, especially to run it at 60 fps lol
Says this when it starts





And here are all the tabs
Can you share your
rpm-ostree status output?
Honestly I'm at a loss - I feel like something has "tweaked" with your power settings and not tweaked back, LACT should be able to detect your GPU though
Feels like it considering when it happened, but the weird thing is it's only on steam games
Well, mangohud shows 90fps stable on Guild wars 1, 100% GPU usage
Kinda weird too, it's a 2005 game
Hmmm
can you run this in your terminal:
cat /sys/class/drm/card*/device/power_dpm_force_performance_levelNo such file or directory
wtf
:/
tried adding ~ before, just in case, but still
Try
nvidia-smi
Got it
You see that "Perf"
and underneath it says P8
P8 is a power saving state
Oh
Can you try running megabonk again
and then whilst it's running, run that command
And see if it changes
yup

still P8
I'll run it when launching Guild wars from Lutris
to compare if you want
Exactly the same
Interesting.
Okay let's try resetting the perf level:
Might not need the sudo actually
But run em both

Still put sudo just in case
but the second one shows an error
Oh yeah my bad
First one should be enough anyway
run nvidia-smi again?
Ahem
Still P8
:/
fug
Run
tuned-adm activeTried going back to balanced mode
Still P8
Says current profile: balanced-bazzite
smi still shows P8 after that
Let me restart the computer and run smi again
maybe
So as I understand it (I'm on AMD so I'm flying a little blind here) - that P8 should change based on having "auto" power management config
I.e. bazzite knows you're playing a game so it changes up the power profile
sudo tuned-adm profile throughput-performance-bazzite
Let's try forcing the power profilepc restarted still shows P8, trying your command
entered your command, tuned adm active shows the correct mode
let's see for smi now
Still P8...
And if you load megabonk?
Still 60fps and P8
I'm all outta ideas 🙁
:dispair:
No problem, thank you a lot though, for giving me so much time
Let's wait for a helper/dev coming around
One ofthe bazzite crew will be able to fix this in like a minute I reckon haha
I remember Kyle Gospo being the first one answering my random questions last year when I first discovered this OS
How did you set a 20W power limit?
I didn't do anything
Like Beck saw, it says P8 under the perf on the smi
He told me it was a power management thing, it's stuck on it, maybe the P8 mode is the thing limiting it to 20W
Another thread online have you tried ...
Only instead of reloading the drivers, I just unplugged the laptop’s power cord while it was running, and then plugged it back in. And everything started working.I actually ripped the nvidia card out of my system and replaced it with AMD since the driver situation was so frustrating. Either way, once you figure out why power management is screwed up on the laptop it will likely work again, your 20W power limit is preventing the card from running effectively.
Did it many times
Dude, that's literally what we've been trying to figure out
Nvidia drivers are screwed.
Nothing in
dmesg that might indicate a failure?
ran it with sudo, works










Here are all the red messages
Well... a lot of ACPI errors but I don't understand them. The one error with nvidia was just a mangohud crash and nothing interesting
You can try this but it's likely going to crash your video
wdym by crash?
Just needing a restart?
It may crash your desktop, yes, a reboot should fix the desktop

Sucks to be you, nvidia may be the best hardware but the driver situation is nothing but pain.
Isn't there a way to reset the drivers?
Like reinstall them or something?
To see if something changes
Frankly I would turn off persistence mode, reset the power level and reboot, so and then see what nvidia-smi shows
-pm0 not recognised
also insufficient permissions for the second one
As root and you need a space... live a little
It said already disabled
How do you do it as "root"
So I needed to add sudo on the second one too, but it says changing power limit is not supported
Did the first one work when you added the space?
Yes but.
Well, I am done. Your hardware is not cooperating and there is nothing more I can do.
This does not appear to be a Bazzite problem, it's a hardware issue.
Well, windows works well
Well then you have your answer
No???