immich_machine_learning very high CPU usage even though all active jobs are paused
What is the cause of this? There are seemingly no active jobs, but the CPU usage remains really high unless I restart the container. Is this a bug?
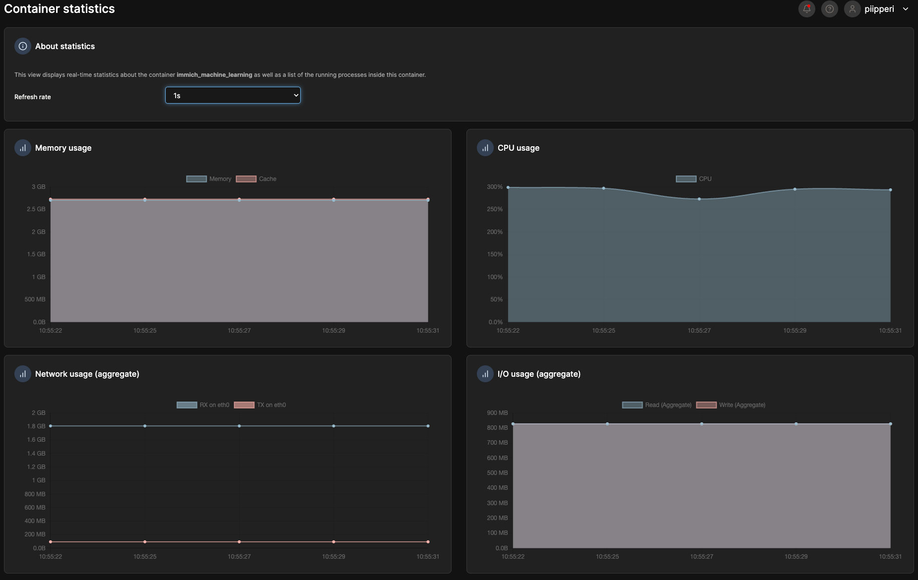
If I resume a job from a freshly restarted container, and then pause the job, the CPU usage remains the same as if it was doing the job. It's almost like the process doesn't get cleared or something
If I resume a job from a freshly restarted container, and then pause the job, the CPU usage remains the same as if it was doing the job. It's almost like the process doesn't get cleared or something

