Search
Star
Feedback
Setup for Free
© 2026 Hedgehog Software, LLC
Twitter
GitHub
Discord
System
Light
Dark
More
Communities
Docs
About
Terms
Privacy
here's what the latency spikes look like - Cloudflare Developers
CD
Cloudflare Developers
•
3d ago
•
6 replies
xintercept
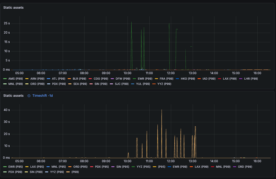
here's what the latency spikes look like
here
's what the latency spikes look like in our case
, all EWR from around 10am
-1pm EST during business days
:
looks like I
'm going to need to migrate to AWS Cloudfront
to mitigate this one
Cloudflare Developers
Join
Welcome to the official Cloudflare Developers server. Here you can ask for help and stay updated with the latest news
85,042
Members
View on Discord
Resources
ModelContextProtocol
ModelContextProtocol
MCP Server
Similar Threads
Was this page helpful?
Yes
No
Similar Threads
what s the correct way to consume wasm
CD
Cloudflare Developers / workers-and-pages-discussions
4y ago
What's your payload?
CD
Cloudflare Developers / workers-and-pages-discussions
16mo ago
Here s a quick snippet for you that
CD
Cloudflare Developers / workers-and-pages-discussions
4y ago
CF - Pages timeout - what's your case #?
CD
Cloudflare Developers / workers-and-pages-discussions
5mo ago