Operating System: Bazzite 43
KDE Plasma Version: 6.6.2
KDE Frameworks Version: 6.23.0
Qt Version: 6.10.2
Kernel Version: 6.17.7-ba28.fc43.x86_64 (64-bit)
Graphics Platform: Wayland
Processors: 8 × AMD Ryzen 9 7950X3D 16-Core Processor
Memory: 32 GiB of RAM (30.4 GiB usable)
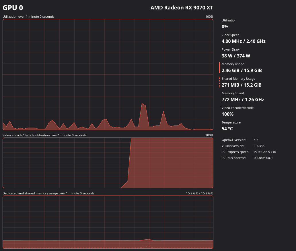
Graphics Processor 1: AMD Radeon RX 9070 XT
Graphics Processor 2: AMD Ryzen 9 7950X3D 16-Core Processor
Manufacturer: Micro-Star International Co., Ltd.
Product Name: MS-7E12
System Version: 1.0
system semi locks up when this happens. cpu usage is low around 10%
Ram usage is only around 9GB used 20GB commited
Only thing being done is a YT video playing in chrome and a remote desktop session using Thincast to a windows PC.