Baselining migration still fails
prisma migrate dev
and this seems to throw an error related to 0_init
even though we just marked this as resolved? I was expecting to see something along the lines of no migrations to execute?...Prisma migrations with old database getting issues.
prisma db pull
to pull down the structure into the schema.prisma
file, and then we started moving stuff into a multi-file schema structure, nothing has been deleted/removed, just moved around.
Currently though, when we do: prisma migrate dev
it's telling us there are loads of missing tables, for context prisma generate
is correct, and has all the existing tables, nothing is lost.
But for some reason, asking prisma to migrate causes it to, essentially, not see the tables because they are in different folders? The configuration is correct and the multi-file stuff is correct as generate
works... so unsure what is happening here?...Confused about new generated output.
Can we commit the generated code thanks to Rust-free ORM?
Is there any way to make Prisma ignore being inside docker?
Prisma does nothing unless we use await
Any wayt to avoid all downtime with prisma?
Trying to setup better auth
Help with the new Prisma Config "Migrations" Field Missing

help please
Trouble migrating the schema
db push
directly so the change is not registered in the migration history. But due to this I cannot push my changes in remote.
...
Unexpected "export *" warning with Prisma 6.16 in monorepo setup
How to create a baseline for an existing prod DB: question about "resolve" step
prisma migrate resolve
, which "adds the target migration to the _prisma_migrations
table and marks it as applied. "
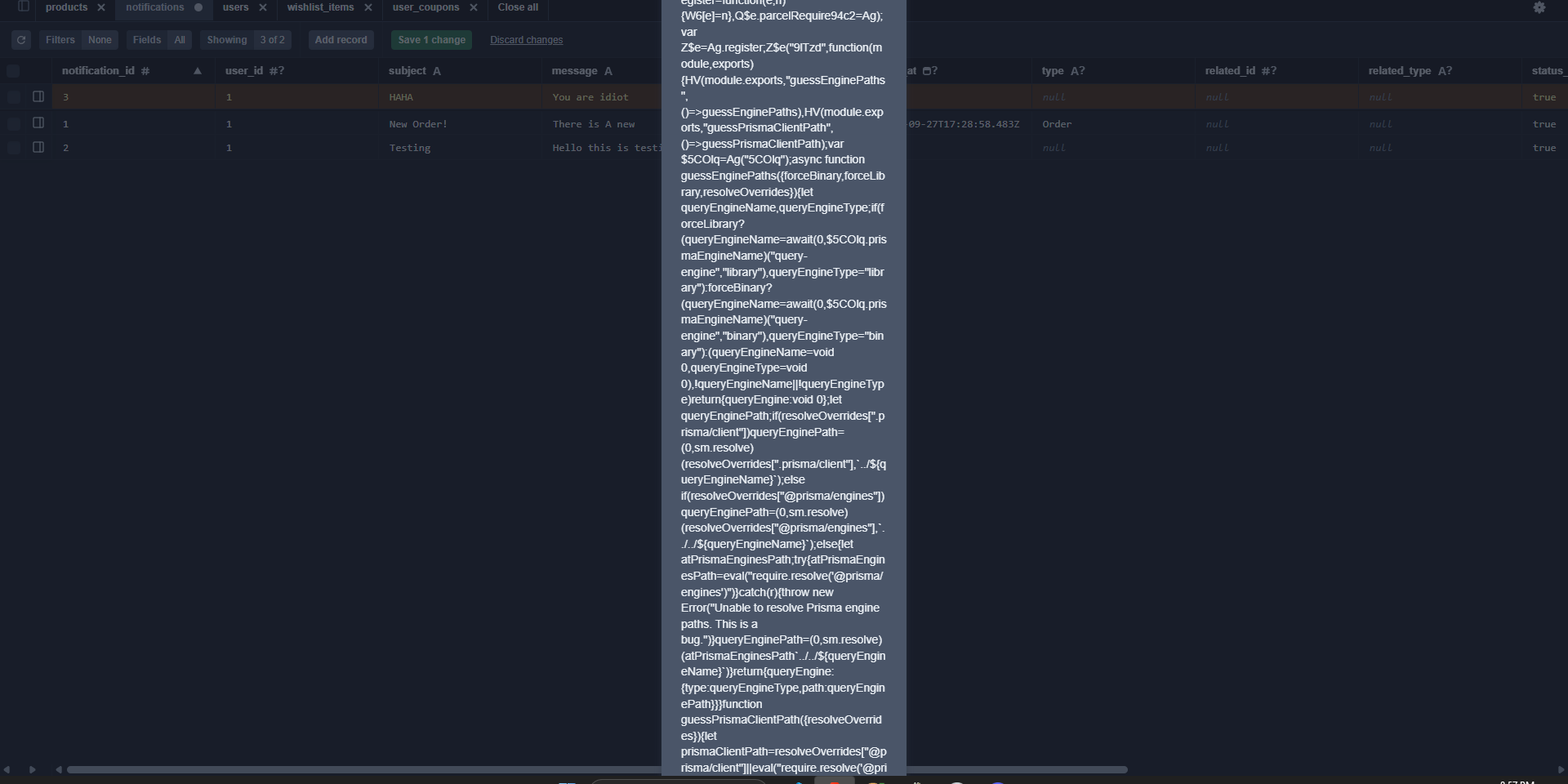
That seems to be running against my local dev DB. Do I also need to somehow resolve the new basline migration on the prod DB, so that it won't try to re-apply the initial migration to the existing prod DB?...Prisma Studio long error text problem

Migrating from MariaDB to sqlite
Decimal(20,8)
values in my prisma schema file.
Do i need to store the values as text or does the prisma sqlite client keep the high decimal precision?...Unable to use s3 binaries distribution for corporated environments
With the new changes can @prisma/client be a development dependency?
prisma-client
generator
- There is no more rust engine
- There is custom output for generated prisma code so we no longer import anything from node_modules
- Also adapters
...AnswerOverflow alternative to manage Discord forum
Edge/Cloudflare issue with new ts client: `Accelerate not set up` even if we definitely set it up
TypedSQL and case
@map
all of the parts of the model to snake_case?