93% monthly storage limit while only storing ~30 MiB
I am seeing a banner that I am reaching my monthly storage limit of 512 MiB while I am only storing 29.98 MiB. I have a single branch and have only been using this connection for a little over a week now. Any idea what could be causing this?

6 Replies
broad-amaranthOP•15mo ago
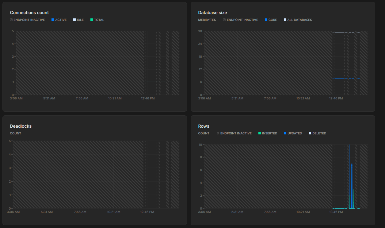
Here are the metrics from the last 12 hours, I've had a max of 10 rows generated from Prisma migrations & the inital db seeding.

adverse-sapphire•15mo ago
Hmm, this is definitely odd. I'll share with the team next week on Monday so we can investigate
Feel free to @ me if I'm gone for too long
broad-amaranthOP•15mo ago
Sounds good, feel free to let me know if you need any additional information from my end to look into it
adverse-sapphire•15mo ago
Will need your project Id (you can find it your account settings)
broad-amaranthOP•15mo ago
Sure, it's:
@Mahmoud I checked the console today and it looks like this was a temporary behavior and has been resolved - I've added the '✅ Answered' tag.
That being said, feel free ping me if your team does an RCA or investigates it and needs any info on it. Thanks for building an awesome product! 🙂
adverse-sapphire•15mo ago
Glad to hear that it's resolved. Thank you so much for taking the time to report this. It's super appreciated
I'll check in with the team