Case Number - 01720161 - High Latency and Slow Access from Northern and Northeastern Brazil Regions
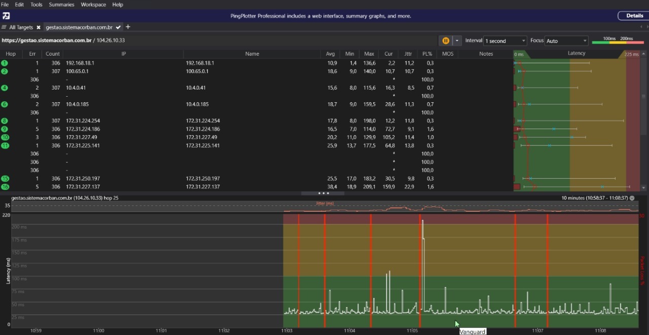
Our customers in the North and Northeast regions of Brazil are reporting severe performance degradation when accessing our system. The issue starts at the login page and continues throughout internal pages, all showing very slow response times (colo FOR as per attached evidence).
Traceroute and network diagnostics indicate consistently high RTT spikes and increased latency on hops involving Cloudflare IPs. In some cases, we also observe timeouts and packet loss during these hops. This results in poor user experience and significantly delayed page loads.
For reference:
Description
fl=546f6
h=gestao.sistemacorban.com.br
ip=2804:267c:105:7000:447b:3ec0:1332:3b53
ts=1756469531.000
visit_scheme=https
uag=Mozilla/5.0 (Windows NT 10.0; Win64; x64) AppleWebKit/537.36 (KHTML, like Gecko) Chrome/139.0.0.0 Safari/537.36 Edg/139.0.0.0
colo=FOR
sliver=none
http=http/3
loc=BR
tls=TLSv1.3
sni=plaintext
warp=off
gateway=off
rbi=off
kex=X25519MLKEM768
fl=546f5
h=gestao.sistemacorban.com.br
ip=2804:35c0:5002:ec80:6111:96de:e6fc:572d
ts=1756478462.000
visit_scheme=https
uag=Mozilla/5.0 (Windows NT 10.0; Win64; x64) AppleWebKit/537.36 (KHTML, like Gecko) Chrome/139.0.0.0 Safari/537.36
colo=FOR
sliver=005-tier3
http=http/3
loc=BR
tls=TLSv1.3
sni=plaintext
warp=off
gateway=off
rbi=off
kex=X25519MLKEM768
fl=546f5
h=gestao.sistemacorban.com.br
ip=2804:35c0:5002:ec80:6111:96de:e6fc:572d
ts=1756478462.000
visit_scheme=https
uag=Mozilla/5.0 (Windows NT 10.0; Win64; x64) AppleWebKit/537.36 (KHTML, like Gecko) Chrome/139.0.0.0 Safari/537.36
colo=FOR
sliver=005-tier3
http=http/3
loc=BR
tls=TLSv1.3
sni=plaintext
warp=off
gateway=off
rbi=off
kex=X25519MLKEM768
#latency #high-rt #packetloss #timeouts #brazil #north-brazil #northeast-brazil #Cloudflare-network
#performance-issue #colo-FOR




1 Reply
Idk 🤷♀️