stuck at loading screen
it doesnt say anything too i just wait at this screen and it stays like this

59 Replies
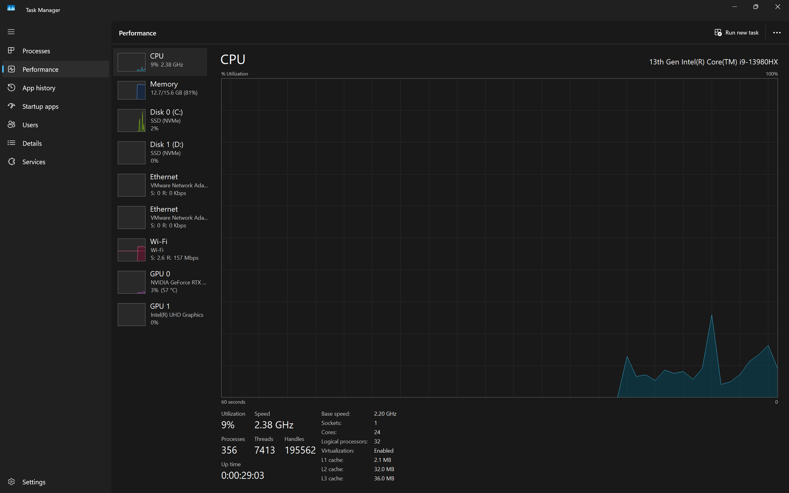
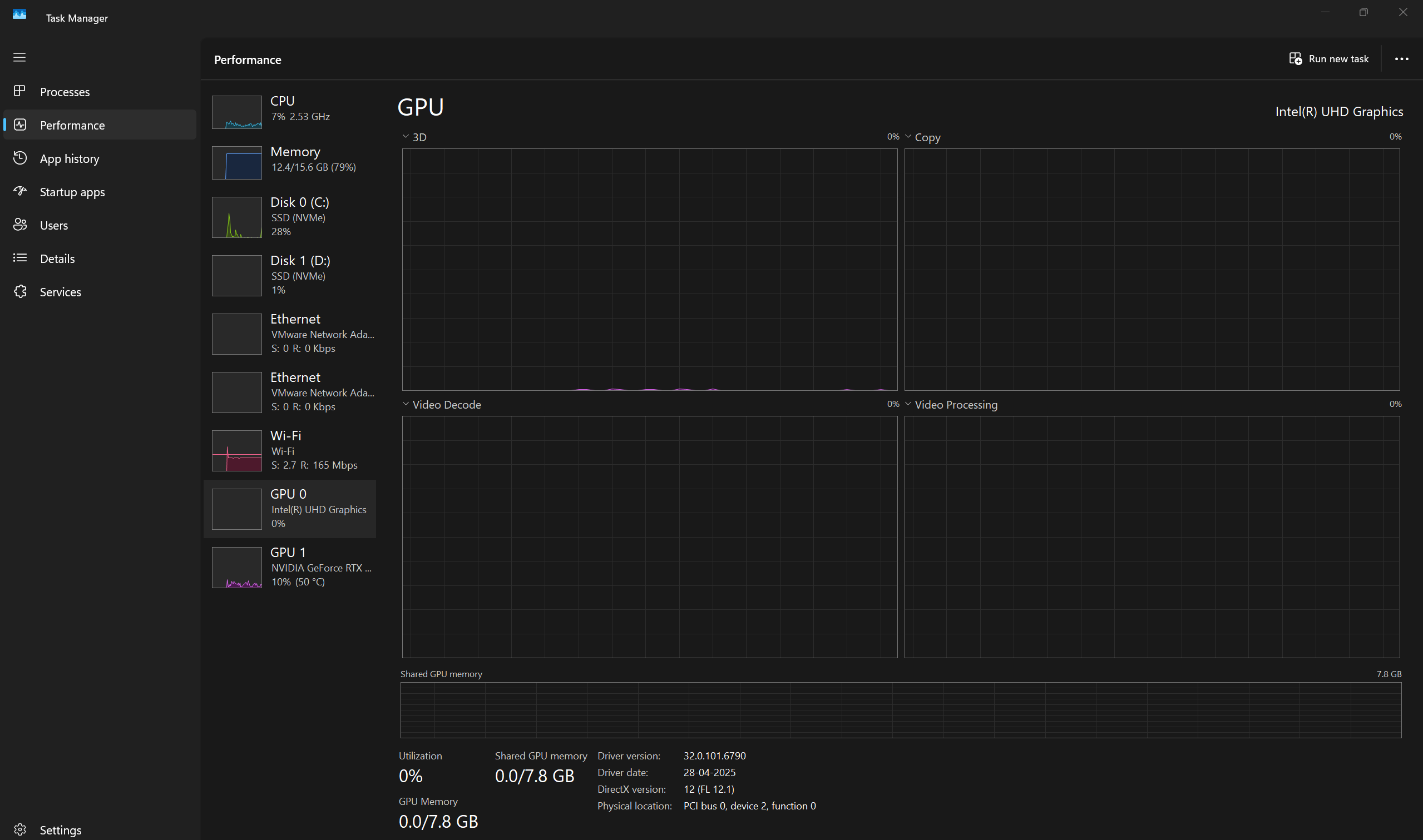
Open task manager > performance tab
Show ss in cpu tab

https://www.intel.com/content/www/us/en/download/785597/intel-arc-iris-xe-graphics-windows.html
download and install this driver
Intel
Intel® Arc™ & Iris® Xe Graphics - Windows*
This download installs Intel® Graphics Driver 32.0.101.7029 for Intel® Arc™ B-Series Graphics, Intel® Arc™ A-Series Graphics, Intel® Iris® Xe Graphics, and Intel® Core™ Ultra Processors with Intel® Arc™ Graphics.
If it aint a bother mind helping me with this too?
Stuck on loading screen?
Yup
Open task manager > performance tab
Show ss

:val_SusgeNoted:
^can you download and run this installer, if it shows any error show ss of it
Yes ma'am
:az_salute:
No errors, pc currently rebooting
Try the game after
It workeddd
Ty so much
:Mod_Heart:
thanks rachel
but doesnt work
Can you relaunch the game and press F11
Should put your game in windowed mode, see if it then loads
lemme see
now working thx @Rachel
@Rachel same issue for me except my laptop cpu is ultra 7 255H
Should i download that driver only?
Yea it’s the same driver
for me too?

@Click Here
Serv ers are Down go touch Grass
Yes
worked but it takes 7 min to load the game used to take take max 10 sec before to load any fix for that?
tried with f11 too
Do you have lots of startup apps :val_SusgeNoted:
Close all background apps running and try
only 15💀
hi i am getting this issue again after updating my driver do i install this again?
click here and show ss


https://www.intel.com/content/www/us/en/download/864990/intel-11th-14th-gen-processor-graphics.html
download and install this driver
Intel
Intel® 11th – 14th Gen Processor Graphics - Windows*
This download installs Intel® Graphics Driver 32.0.101.7076 for 11th-14th Gen Intel® Core™ Processor Graphics.
still taking 3-5 mins to load
update your nvidia drivers as well
already updated

were you running valorant when you took the ss
no
but was running another game'
when i took ss
Figured, cause memory usage
check later if valorant opens faster when you have nothing else running
did still same
running with everthing closed rn
:val_SusgeNoted:
only browser opened
and razer software
How long does it take to load anyways
used to load within 1 min before
like max 30 sec
and now?
3min 36 sec
hmm
to 4 min
try this:
Press windows key
Search “msconfig”
And open “System Configuration”
Head to “Services” tab
Check “Hide all Microsoft services”
And then “Disable all”
And find “vgc” and enable that only
Open “Task Manager”
Then head to “Startup Apps”
And disable all
Then enable all riot related
Then restart your pc
then only start val
k
still same
ok, lets clean reinstall the drivers
https://www.wagnardsoft.com/DDU/download/DDU%20v18.1.3.5_setup.exe
Download and install
open and select
GPU
INTEL
click on clean and restart
then install this driver again
first option right?

yes
@Rachel could you also help me?
do i need to select clean install option after doing this or no?
Not needed, DDU already does that part
Are you stuck on the loading screen as well?
Open task manager > performance tab
Show ss in CPU tab
CPU
Tab
which one?


https://www.intel.com/content/www/us/en/download/776137/intel-7th-10th-gen-processor-graphics-windows.html
download and install this driver
Intel
Intel® 7th-10th Gen Processor Graphics - Windows*
This download installs Intel® Graphics Driver 31.0.101.2135 for 7th-10th Gen Intel® Core™ Processor Graphics, and related Intel Atom®, Pentium®, and Celeron® processors.
thx better than before took 51 sec
sorry for late respond, I was so busy, but is this safe to install?
Yes
