Very low CPU usage while gaming
Hey all! I am often experiencing very low CPU usage while gaming. It doesn't really matter what game I am running, it's always like this.
I first thought it was because I was playing in 4k, so I lowered it to 1440p, then 1080p, but this resulted in minimal fps increase (like +20 fps from 4k to 1080p) and both the GPU and CPU remains at the same usage.
I also feel like performance gets worse over time, and restarting the game could easily give me 100+ extra fps. The experience is the same for pretty much any game. Counter-Strike, Civilization, random indie games, the GPU usage is really high and the CPU is hardly used.
Curiously changing resolution seems to not do anything when it comes to performance. The difference in FPS playing Counter-Strike 2 in 4k vs 1080p was ~10fps. GPU was still maxing out, while CPU was not really affected at all. I have similar experiences in other games too.
All in all I am not getting the performance I am used to. Getting some fps less is expected moving to Linux due to the compatibility layer, but not 1/3 dip that I am sometimes seeing.
Any clue?
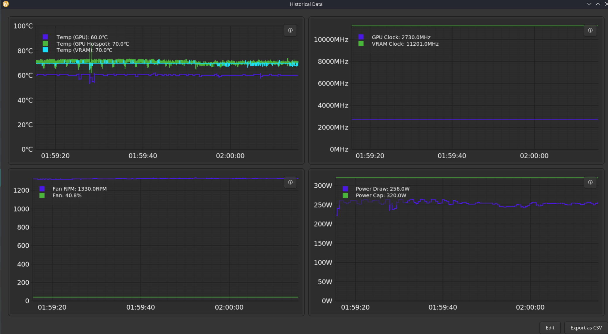
Running an Rtx 4080, i7-13th gen, 32gb ddr5 ram and playing on a 2tb ssd with plenty of open space.
I am pretty new to linux, so I might not have tried things that are obvious to you. Thank you so much for helping <3

351 Replies
i have an i5 13th gen and what helps for me is running games exclusively on the P-Cores. I was told that core scheduling 'works fine' but that's not what I'm seeing, I'm getting up to 30% fps boost by shoving games to the P-Cores. The exact command depends on your cpu architecture, but for me
WINE_CPU_TOPOLOGY=12:0,1,2,3,4,5,6,7,8,9,10,11 %command% makes it run on only the P-Cores. I have 6 P-Cores so you need to adjust it accordingly, for 8 P-Cores WINE_CPU_TOPOLOGY=16:0,1,2,3,4,5,6,7,8,9,10,11,12,13,14,15 %command%
if that helps you, (put it in the game launch options) you can consider running Steam on the P-Cores and every game you launch from Steam (at least with Proton) will automatically inherit it
i think the command might only work with Proton games, since it uses a function present in Wine, not sure how to do it for native gamesThanks for helping! I put this last command into the launch options for CS, does not seem to have made any effect.
I tested a random UE5 game and I seem to be getting some improvements running that last command (about 5-10fps higher) you posted but curiously my CPU usage went down 4% compared to earlier

is CS2 a native game? that might be why it's not doing anything
Yeah, I also tested a different one
and yea the CPU usage will go down because the CPU can do more work with higher clock speed, with the E-Cores enabled I was seeing abysmally low speeds of like 1600MHz on the P-Cores, and with only P-Cores 5.1GHz
Could it be I have some sort of weird CPU limiter enabled on Steam? I can't fathom how every game seems to utilize under 30%
On windows it used my entire CPU playing the same games
your entire cpu? that seems a bit unlikely, the GPU will use as much CPU as it needs to sustain the framerate
Maybe not the entire CPU, but it was using the majority of it
what really matters is that your GPU is at its full TDP, that's how you can tell you're not limited by anything else
The same games that would use 70-80% according to windows is now only using 20-25%. And with the big FPS difference I am experiencing I feel like it's related to the performance hit somehow?
consider a performance overlay like mangohud where you can see all important stats such as GPU utilization, TDP, and GPU clock speeds
Mango Juice?
did you choose the right image when downloading bazzite?
I think so, I had someone else verify my version number a while ago when I asked for help with something else
yup that's used for configuring it, for enabling it put
mangohud %command% in your steam launch options. If you also put wine_cpu_topology then you can use something like this
WINE_CPU_TOPOLOGY=12:0,1,2,3,4,5,6,7,8,9,10,11 mangohud %command%
just don't duplicate the %command% :sweat_nervous:Bold of you to assume what that would do
rpm-ostree status please
yea that looks correct
there's like a 15% performance tax from Nvidia in DX12 games btw
Yeah I am expecting some performance loss on linux but I feel like I am getting more than expected
they're still working on fixing it but unfortunately their linux drivers aren't as good as Windows
I just feel like it's related to my lack of cpu usage
But maybe I am tripping
i just think intel + nvidia is the worst combination overall that you can have, you get scheduling issues due to intel hybrid architecture AND you get the Nvdia performance loss on top
Yeaaaah
Yknow I was never planning to use linux when I bought this pc
I did make steam run vulcan shaders in the background and restarted my PC, that seems to have made a difference
Getting like 40 fps more now than previously
i would recommend to use the mangohud overlay to monitor gpu wattage + cpu clock speeds, that can give you some information about what you're throttling on
i'm not sure how much the 4080 usually pulls for gaming
tpu says it's around 320W

I was getting about 80fps when I launched this same game just now while we were problemsolving
I just feel like 17% on the CPU seems crazy low
looks like the cpu is still not boosting correctly, 3700mhz is way too low
How would I go about solving this?
I have LACT installed but I have not messed with it
I can up this?

i think lact may be able to show you the throttling reason
oof, we're not even hitting that 😕
🥲
unless you're fps limited to due vsync @120Hz or something?
vsync is off and I am getting above 120 in other games
My monitor is 160hz anyway
did you use wine_cpu_topology for this game? what game is it
I don't know what info is useful from LACT



This is Abiotic Factor
I did not, let me try
you can also expand the overlay and it'll show you utilization in individual cores
Oh, is there a hotkey or something to expand it?
uhm, i don't think so
if it helps I probably own a game you have too so you can compare more easily
Nvm I was already using wine_cpu_topology
I am meant to have all the numbers in there right?

you can try setting the mangohud to full via the config file, or set it to show cpu cores in Mangojuice, or
MANGOHUD_CONFIG=read_cfg,full %command% in launch option
what's your cpu btw?Intel core i7-13700KF
ah yea, that has 8 p-cores so it should be fine
Maybe I made a mistake but I am not getting the hud this time

ah no, I made the mistake 🥹
missing
mangohud sorry
mangohud MANGOHUD_CONFIG=read_cfg,full %command%Thank you, no need to apologize you're really helping me out

seems like the full didn't work, rip
Unlucky
perhaps try setting it with mangojuice

Got it 🫡

do you remember how many fps you got in Windows?
uhhh
About 180
I can boot windows rq and check if you want
it should look more like this thing 🥹

Hahaha
ohh, uncheck the diagram option
Diagram is already off
apparently noone on youtube has ran it on a 4080 so it's hard to say how performance should be
try toggling it on and off again
I have many games if you want me to test something else
You just need "load cpu" and "load per core" on, correct?
yea i think
still the same

damn it mangojuice
Haha
But maybe the GPU not drawing enough power is the real issue?
uhm
we might need to hit save in Mangojuice 🥹
in the top left you can also show a preview of what it'll look like
I did save it

I will kill it and re open
Killing it and re opening fixed the issue
phew :sweat_nervous:

Maybe I am displaying too much info
here it is in game

you seem to have a weird horizontal layout
hahaha

for me all cores are underneath each other


I tried to match yours
at least it seems like cpu_topology is working
and the cpu is boosting to 5300mhz
Yes I noticed I got some fps boost from doing that
Very nice
however the gpu is still not really doing 320W 😕
idk if that's just because mangohud doesn't display the full board power or something else
Do I not have enough power maybe? I have a 850w psu
Should be good I think
should be fine, you would notice hard crashes if it wasn't enough
🥲 Glad I don't have that issue

no thermal throttling, good, but what is it throttling on 🥹
Should I see if the GPU goes more brrr in a different game maybe
(i think that's the technical term)
yea, that and it would be really interesting to see how many fps you get in windows in this game with the same settings
some ~15% drop is expected due to Nvidia
it's kind of late for me now though so I won't be on for much longer
Yeah it's super late here too 🥲 I can check the framerate tomorrow in the same game on windows, I have dual boot set up

This is in counter strike
This is trhe game I have the most issues with
Sometimes I get these unexplainable stutters and they happen no matter what I try
i think counter-strike 2 is native, isn't it
Yeah, so if anything should work it's this game

yea the metrics look like poo lol
Why is it only drawing 150-200w 😵💫
unfortunately native games don't always work better than Proton, infact from my experience it's usually Proton that works better, though I would expect CS2, being from Valve, to be relatively playable
The dip at the bottom here is because i alt-tabbed
Let me try a modern game
I dont have that much installed yet because I just recently moved to linux
If you wanna go to bed btw I totally respect that, it's late here too for me
I'm still very thankful we managed to find a problem that being my GPU not drawing enough power
Here is Silent Hill f

Can't say it's running, more like crawling 😂 I probably need to tinker with it, ran beautifully on windows. I ran the same commands for this game I did for the previous btw

Even here the CPU is just 27% and my GPU, while drawing a little more power, is still not drawing power
you're thermal throttling on the cpu
99°
:blobcatholdingitsheadinitshands: Maybe time to look into a better fan or apply some thermal paste
are you liquid cooling?
No
😳
Old style fan setup
I was scared to build with liquids 🙈
i'm scared to think you have a 253w chip cooled only with air 🙈
i would definitely keep an eye on the temp
The temps aren't crazy in counter strike though!

anything >95C probably means throttling
hmm
dang it the gpu isn't even reaching 200W in Counter Strike 😳
And counter strike is so confusing because right now Im getting 249fps, which doesnt seem bad, but im used to getting closer to 400
Yeah this was when from I was doing counter strike

Even ran it for quite some time in an online deathmatch lobby so it's quite busy
also 73% utilization
But yeah Silent hill f was clearly having issues I need to look into, considering it wasn't even getting stable 20 fps 😂 We can ignore that game for now
Do I need to up something in my BIOS maybe?
Im guessing theres no nvidia control panel on linux
there is but extremely barebones 🥹
Unlucky
lact is meant to be a partial replacement
you could try upping your power in lact
yup
I maxxed it, will try CS again and see if it's different
but not sure how effective that will be when it's waiting on something else
like cpu


It's drawing less power now?
And my framerate is 100 less than last time I booted CS
Huh?
I restarted the game to see if it was a fluke


1 last idea before i go to bed: try changing power profile in lact to 3d_fullscreen
I think I need to download the preset from somewhere? Or I may be blind
unless that's an AMD only thing :s3scared:
:Banana_Face:
Didn't think I would become a second class citizen on linux for having a nvidia setup
Well, maybe it's time for bed for both of us
I truly appreciate you helping me out. You know a lot more than me that's for sure
Going to bed in a second, but for what it's worth, it's doing 300W on Windows (the dips were due to loading screen and me alt tabbing)

what kind of performance were you getting on Windows?
On counter strike I was getting about 350-400fps using the same settings
And more importantly, when I changed settings like resolution there was a significant improvement going down to for example 1080p
But on bazzite changing to 1080p down from 4k makes zero difference
damn
I would expect 4k to run worse than 1080p, but it just doesn't on bazzite for me
In counter strike 2 specifically, havent tested other games
when you don't get any fps change from changing resolutions, it usually means you're cpu bottlenecked
But like we saw yesterday while playing CS the CPU never went above 30% use
And all the individual cores looked to be chilling
I asked in the #🎮bazzite chat today if anyone had any clues and they basically told me that it could just be that nvidia + intel is kind of shit on linux, especially the 4080, so I should wait for patch
I would feel better if I found a way to at least increase the power consumption so I know the GPU is "trying"
was that on the same settings? was DLSS on or off?
DLSS off
Same settings but I changed resolution
I tried using different presets but randomly hoping to find some magic combination but no luck
To me it seems there is just something prohibiting my GPU (and maybe cpu?) from using all their resources
have you tried high performance mode?
How would I activate that?
in the KDE Plasma widget for power and battery

basically what it does is run your cpu at full speed all the time
In battery management?
Not sure how I get to that screen you're on
power and battery, on the bottom right of the taskbar
its probably hidden in an advanced menu or something
Oh sweet, I set it to performance
I am playing civilization with some friends right now so I unfortunately can't hop on anything else currently
Though I can say cpu usage remained the same in this game after changing this, and power consumption still at a steady 195w similar to yesterday while gaming
Maybe the others are right and it's an issue with bazzite in general and I need to wait for a patch
i would say the 4080 is not using its full power because the cpu isn't using its full power, but I've no clue why the cpu isn't using full power, especially with the cpu topology launch option applied
Yeah, that's probably it
perhaps there's some BIOS setting that Windows ignores but Linux obeys that regulates how much power the CPU is allowed to use
or something
Maybe I should look into that
yea perhaps look into your BIOS, and see if you can find an option to unlock limits or something
have you updated your BIOS to the latest version btw?
That's a good call :noddingknight:
Honestly I havent updated my bios in forever
that's not good
Yeahhh
the raptor lake CPUs have some critical problems with degradation
I will get on that actually
you should update BIOS asap
I looked that I am not affected by this at least
you are affected
😵💫 I could have sworn I was good
Maybe I read wrong info
every K SKU from 13th and 14th gen

and some more
I'll update it asap after my friends are done going to war vs each other in civ
Pardon me for jumping in here: There are a lot of bios settings on modern boards that you REALLY don't want to enable that talk about performance. Update the BIOS first, and reset it to defaults. As for the CPU deg, ALL the 13th and 14th gen do it, all updating your bios does is stop/massively slow the deg that already happened. But it can't be reversed. Let's assume that's not your current problem as your PC isn't crashing which is the normal way that problem shows itself.
Thanks for the advice, I will start by just updating my bios
on a sidenote, if your CPU dies, you can get a replacement from Intel, they extended their warranty on them to 5 years
Nice!
Luckily my CPU is working for now at least :Clueless:
however if you were affected you would likely be seeing game crashes and Blue Screen of Death / kernel panics, people that are affected by these said that they needed to downclock their cpu more and more because it became more and more unstable, like down to 4.5GHz but a couple of days later it needed 4.4GHz to be stable, and at that point you can literally throw it in the trash because it's only gonna get worse
any damage done to the cpu is permanent and can't be reversed, even by bios updates, they can only slow down the issue, not cure it
Yeah I haven't had any of those symptoms
My CPU has ran beautifully at least up until I switched to linux a week ago
I'm so scared doing this 😂

See you on the other side gamers
it has BIOS flashback so you should be safe
If I brick my computer...
Maybe it's for the best
you can't brick it
even if something goes wrong during the update, you can just BIOS flashback it
In my fantasy where I brick my computer it can...
Jokes aside thanks for pointing out updating my bios
Best case scenario it solves the issue, worst case scenario it still makes my cpu live a lot longer
It's a win either way
oh and your bios settings will probably be reset, including things like secure boot
There was also an ME Firmware updater i downloaded
It was a .exe should I just run this in windows?
Shout-out to my 3 keyboards, 3 mice and 5 hubs

Are there any bios changes you recommend while I'm here?
I just want to say I hope this problem gets resolved, it's interesting
Thanks elrond, and I appreciate you trying to help me earlier today!
My pessimistic feeling continues to be that nVidia's driver and/or the Vulkan architecture + the nVidia driver aren't as efficient as Windows (at least not yet)
😅 yeah...
i agree, but it shouldn't be something like 200fps slower though
I should turn Intel rapid storage on?
disable secure boot
Since that might explain the GPU maxing out, but not using as much power -- maybe there's some easier processing that's time-consuming yet less power-consuming? I'm not an expert in that domain.
no, don't bother with that crap
Ohh
I think I had it enabled before
But I might have made that up
Anything else or just save and boot?
I trust you guys with my life at this point
Btw, I get 4 boot options for some reason, idk if normal
Fedora (bazzite), windows, and two options for UEFI PNY
Maybe this is normal I just don't know what they are

you have 2 flash drives plugged in?
1
oh it has 2 partitions
But the 4 options are always there even when I unplug it
you better not be able to boot off the flash drive while it's unplugged, that means you're haunted
It could be something weird like it's thinking my weird GameCube controller is a drive
I have some weird stuff plugged in
You know if you're having weird computer problems, unplugging your 3 mice, 5 hubs, weird hacked controllers etc. is a good way to rule things out

then boot basic Bazzite
It's pretty cool you gotta admit
Ahahah
"it turns out Linux is 200 fps slower if the glowing gamecube controller is plugged in"
Hahahahhaa
I will boot and try a game before unplugging anything first to see if the bios change alone helped
Then I'll try unplugging shit
Probably doesn't help that I'm using an xlr mic plugged into a preamp
Damn I'm having a skill issue

None of these bazzites boot
I got into windows though
Should I run that ME Update Tool?
in my experience the 5000 mice and keyboard thing is probably due to gaming mice getting detected as multiple keyboards with the extra buttons
I have no advice now, just listening
Maybe I didn't save turning off secure boot
oh shit
I should turn on XMP right
Asus performance enhancement 3.0???
yea
what happens when you boot bazzite
It said something about a kernel signature
that sounds like secure boot
I'll try again in a minute
did you turn it off as suggested earlier?
please send screenshot
or picture rather
I thought I did but maybe I didn't save it
Windows UEFI mode should be set to "other os" right
i think on ASUS boards, you set the Secure Boot to 'Other OS' to disable it

Let's try again
Also turning on XMP and Asus performance enchancer 3.0 or whatever it was called
make sure to save when you exit
Yes boss
Rebooting now
I regret not uploading a funny boot image to replace the asus logo
Ah well what to do
We are back on bazzite
phew :sweat_nervous:
I have a good feeling about this
Manifesting frames rn
Gamers....
im not gonna scream success yet.... but i have not seen it this high yet and im only on the main menu

i was gonna say don't be disappointed when it changes nothing
perhaps it's due to asus performance enhancement??
Performance is pretty much the same and the GPU seems to have gone back down to where it was before :Think:
:Sad:
Im having some stuttering now it seems maybe related to shaders not being cached
but my CPU usage is higher than before
Seeing it stutters down from 200fps to 75 which didn't happen before
i feel really bad now
we've made it worse than before
somehow
Framerate still remains the same when switching from 4k to 1080p lmao
Nahh don't feel bad at all
It was about time I updated the bios
I mean to be completely fair
don't the new gen Intel CPU fixes literally reduce CPU performance
Since your CPU was mostly idle before though, that shouldn't affect framerate much... 🤔
Maybe the framerate will go back to where it was when all the shaders are loaded
Let me try a different game
I would definitely wait on shader compilation, that's gonna mess with everything
The fact that it momentarily used more power tells me we're on the right path
yes, but I'd take a slower cpu over a dead cpu any day. And the patches impact was minimal I believe less than 5%
although some people are saying that the degradation can never be truly patched and would require massively reduced clock speed which is obviously unacceptable
there were still reports of degradation as late as July 2025 which lines up with this theory
Abiotic factor which I also tried yesterday. 10 frames less than before but thats probably within margin of error

Wonder what made power consumption actually go high when i first loaded CS2 after the update. First time ive seen it happen. Glad it at least CAN happen
is that forced to the p-cores?
Yes
I did not edit anything
Curiously in this game also changing the resolution does nothing with the framerate. (???)
weird it's showing high load across cores 0-19
mangohud MANGOHUD_CONFIG=read_cfg,full WINE_CPU_TOPOLOGY=16:0,1,2,3,4,5,6,7,8,9,10,11,12,13,14,15 %command%
is my launch settings
Have not changed them since yesterday
hmm yea perhaps it's unrelated cpu load from somewhere else
I will try plugging out some random stuff on my pc to see if it helps
3 weird controllers plugged out
Glowing gamecube controller, normal gamecube controller and junkfood arcade controller
Also an extra headset
you could try something like
WINE_CPU_TOPOLOGY=8:0,1,2,3,4,5,6,7 to see if it's working correctly, you should see load of the game only on the first 8 threads🫡
Plugging out my glowy controllers seem to have no changed anything
Though CS is back to how it felt yesterday so I think it was just some shadercache stuttering
Now to try cpu topology
I swear I'm ready to migrate to Ryzen despite the high cost, this hybrid core situation is really exhausting
After i updated the bios abiotic has started crashing. But it also did this when i first installed the game so i think I need to re-tinker it
Haha when I need a new pc i will heavily consider AMD over nvidia and intel
Abiotic already was crashing on the main menu before but I managed to fix it with some tinkering, this is exactly how it was before. I will find a new game to test instead of this one
What's all the rage these days
Escape from Duckov gotta be it
Launch options are:
mangohud MANGOHUD_CONFIG=read_cfg,full WINE_CPU_TOPOLOGY=8:0,1,2,3,4,5,6,7 %command%
Performance is better than on windows actually
haha

oops my framerate was capped

weird
307 watts!!
we got over 300 watts
!!!!

:slowclap:
For the first time ever
And performance is great
Wow
I'm speechless
Escape from Duckov was the one to do it
i don't think that cpu_topology is working though
Now I need to try civilization, it's usually CPU heavy
Freaking map games, man
it's not only loading the first 8 threads
Dude
I'm getting way higher FPS in civilization
that's nice
I had it capped at 90 previously and it wouldn't hit that consistently, now I am getting upwards of 150
BTW! Do you think I should keep "Allow background processing of vulkan shaders" enabled on Steam?
if you do you'll see higher cpu usage in the background, i find it kind of annoying when the fan randomly gets loud
It lets me launch games quicker so I dont mind it
try cs2 maybe? that was the one you had most trouble with
CS2 seems to run mostly the same as yesterday
Stutters seem to be more frequent but maybe just related to shaders
was that with cpu topology set to 8 or 16?
Oh I never used cpu topology for civ
But it runs great now!
so you would say the bios update improved it?
Yes
and perhaps asus enhancement
Massively so
I'm curious what would happen if you turned the asus enhancement thing off again
Let's find out
if that helps with performance, perhaps i should try that too
Im back
Launching civ
@Modkiq I turn the background thing off
I thought it just means you'll have to compile them when you launch a game, which is slow
but maybe it means better performance if that isn't happening
Lol, performance in civ is even better now that I turned off performance enchancer 3.0
Let me check Duckov again
Civilization runs natively so maybe it has the linux buff
Duckov running slightly better also. In low action areas like your base I was getting 240+ fps which I was definitely not getting prior

But it does say it's throttling now
which it wasnt before
but i dont feel it in game
yea it's power throttling because it actually reached 321w
for the first time :blobhyperhug:
im so proud of my gpu for being power hungry
he will grow up to be a big boy
Just for fun I will launch silent hill f again which didnt run at all last time
I need to edit some settings surely
wasn't that running at 20fps? 😖
Hahaha
It was the first time I ran it on linux
I definitely need to tinker with it
perhaps it has some really bad raytracing turned on
from 24 fps yesterday to 32 by doing nothing else

No wonder it's running like shit everything is maxxed
that's still kind of crap though
Yeah but I hadn't changed any settings

Runs beautifully after changing things to high preset
now you're cpu bottlenecked or something
try wine_cpu_topology
wait
Im happy with this performance

is this capped at 60 fps?
Yeah it was capped
Uncapped it's running 90
80-90
ahh that makes sense
4K?
I think this might be better than on windows
Yes but DLSS is on, that's my dirty secret
This game doesn't let you turn off anti aliasing
217w that's still not great though hmm
Why did escape from duckov do it out of everything
Unity game maybe?
Let's try cry engine
perhaps dx11
Kingdom Come 2 drawing 280-290w, can't imagine this game runs dx11
not bad
!!! Changing the resolution to 1440p actually improved my framerate
but why doesn't it happen in CS
CS also does not consume power
I wanna say Kingdom come 2 runs about the same as on windows from my (perfect) memory
Let me try CS again now that we turned off performance enhancer
did that even make any difference so far? :ThinkingEmoji:
Turning it off gave me better performance in both civ and duckov
Only slightly in duckov
but every frame counts
Power consumption still low, still getting stutters but not anywhere near as bad as it was before. Might have helped but hard to say if it's the setting or more shaders being cached
Gut feeling telling me the game feels better
Im gonna try turning off background shader compiling and launching it again
So my average fps is definitely higher
But Im getting very significant stutters now

And I am seeing that my GPU usage goes from 99% to 60% to 90% back to 70% all the time
@Modkiq do you have a disk usage graph up
I'm curious if you're seeing brief hits
Where can I see a disc graph

The first and final dip are me alt tabbing
But you can see how it suddenly dips briefly by itself
It's like you can see every time I stutter. been keeping an eye on this graph, and every time it dips I stutter in game

As far as I can tell it's not related to anything happening in game. Even in an empty map standing in the same area this happens. I had stutters previously but not like this

I will try some launch options I found on proton db 😇
System Monitor might have disk options, not sure
Stuttering still happening but they are less frequent and much shorter lasting

Huge progress
I don't think I ever saw my fps counter hit 300 on Linux and now it does sometimes. The game feels really smooth for the first time since switching from windows, stutters aside
If I can eliminate these stutters I will be happy and consider this solved
I cannot find any disk history but I will try installing the game on a different one
Also! A sidenote, I (unfortunately) am stuck on Wifi.
I have accepted my wifi fate, but on Windows my download speed was stuck on like 200-300mbps. It makes zero sense to me, but without changing any network settings or anything my wifi speed has almost doubled(???)
I only asked because I wondered if your SSD was getting pinged for shader compilation or loading
Very valid
Very periodic drops in a framerate chart make me think either disk activity or network activity
It is happening offline tooso probably not network
Unless network still affects my game even if im playing offline (but am connected to the internet)
I will now attempt CS on a different disk
🪄 🎩
It is taking its sweet time processing shaders for the first time 😂 Oh well if it means less stuttering I'm all for it
My CPU is doing its best

Enough to give Stella a heart attack probably

good golly
🧯
nooooo, i want to live 💔
Somehow it's only 41c
I was expecting it to be on fire
You know I recently switched to open back headphones
So now I truly hear every time my pc is getting ready for takeoff
So I kind of wish I went with water cooling
Holy, how did it become 4am
Good thing I don't work tomorrow
i slept the whole day because i was tired and now i'm awake 🦉
soon™ I'll manage to completely invert my day night cycle :TS3Sellout:
Still getting a lot of stutters sadly

The power consumption also acting unstable

(68w because I was tabbed out taking the screenshot)
Playing other games the power consumption looks way smoother
I am probably tunnel visioning too much on power draw
But the two graphs above look so similar to me lol
When I get a framedrop it uses less power and less gpu
Here is me panning the map like crazy in civ 7's endgame, this leads to framedrops (as expected) but not anywhere as bad as in CS. I am not getting those sharp drops


Here is me running Kingdom Come 2 (on too high settings honestly I need to lower them a bit)


CS is really unstable in comparison is the point Im trying to make
But maybe it's just CS sucking on linux
I always got those stutters and performance could be really crappy one day and pretty good the next seemingly based on the direction the wind blows
i suggest checking protondb
Yeah I checked, I even found some github threads (didnt even know that wa sa thing)
But what to do
Still, after everything we managed to get my CPU to perform and my GPU to consume power. I am getting better performance in multiple games, and my bios is updated probably saving the future of my CPU, and we learnt that Performance Enchancer 3.0 sux
I think I wanna say this is solved
Huge improvements were made, I just need to figure out this 1 game
So thank you very much for your help Stella, I truly appreciate you, you've spent so much time helping me and you've been really patient with my lack of basic linux knowledge
I feel like when you're getting in to several hundred fps, outside of twitch games like CS, you might want to put a framerate cap
Yeah I usually do this to keep it stable unless it's an esport shooter
I prefer getting like 120 fps and it be really stable, over 180 fps jumping up and down
CS Im used to capped 400fps but I think when I figure out the stuttering (or valve updates the game) I'd be happy with like 260 for linux
Good enough
The stuttering happened even when I capped fps btw, like there's something wrong
Also happened on empty maps when nothing was happening
So Im a bit lost
But probably a CS issue
I will experiment with some launch options
Stella would you mind if I sent you a DM (not tech support i promise)
sure you can
I'll go to bed now, but I'm glad we were able to fix the power draw, even if it wasn't the solution i expected :coolfingergunscry:
still struggling to understand why a bios update of all things fixed it ngl
Maybe my bios was terribly configured
haha
The reset might have helped, idk
We improved like all games except 1, so this is a win in my book
Seeing how your cpu in some screenshots is getting semi baked, I wouldn't be surprised if it was throttling
My i5 13600k runs pretty okay on bazzite, 1% lows improved marginally for cs2 and stutters are pretty much absent now
So I saw an increase in stability compared to windows
At full load, my cpu tops out at 75C which is healthy, your cpu at a low load hitting over 90C is batshit insane
Either your fan curves are fucked or your cooling is not enough
Another thing to note about 13th gen intels is that a lot of them out of the box have their voltage fucked which makes them run hotter than they should
That should be a fairly basic fix on bios
I will definitely look into the cooling situation. However I do want to mention that I think 80c is the hottest I ever saw it get while playing CS, it's usually sitting around 70-75.
It did reach 90 in Silent Hill f and curiously had pretty low load so you are probably right here. I'll look into it
After the changes we did I am getting massive improvement to fps in CS and without the stutters it's running beautifully.
Also, while mangohud is telling me the CPU is running really hot, I downloaded "Cpu monitor" and it claims it's running only 37c, so I don't know what to believe. Are there other benchmark programs I can use to verify these numbers?
I notice that mangohud is very ofte fluxuating the temperature especially. It can't go from 80c to 60c in one second like mangohud claims

My cpu fluctuated in the past because of the aforementioned fucked up voltage out of the box
There's a few reddit posts about people easily fixing that in bios
It should cut back on your cpu power draw which means less heat and more stability if you are nearly psu limited
I think mine was set to 1.35 as stock and I undervolted it down to 1.05
I would have to check it later when I get off work
Stuttering in CS seems to be gone today :) I think it was just some shader issue
Getting the performance I'd expect too
But Im still happy to try the changes you recommend Keusch to see if it gets even better
Those are changes related to the quirks of the 13th gen itself
Intel made a lot of oopsies when they released it
honestly i gave up on bazzite and didnt found soultion, i am now on bluefin with flatpak steam+gamemode and game works, try cachyos/pikaos to see how much fps u can get from your hardware @Modkiq