FPS Loss and Disconnection from Vanguard 185
When I play it’s like 200 fps but when encountering a fight it drops to low low and gives me low fps and connection problem symbol but I have good internet so I don’t know what’s the problem it kicks me out sometimes and give me vanguard 185 problems please help

70 Replies
Client fps be around 100 when I’m fighting
@Mahan
Press Win + R type services.msc
Find vgc
Set Startup type to auto
Then starte
Apply restart your pc
While Val open?
no
What’s the reason this is happening Dyk I see other people having same problem
VGC not running properly
I be having good fps and ping but says I have ping problems that high and sometimes dc me cause vanguard 185 but I have good internet and fps drops when encountering fight
This?

@Mahan
yes
click start
but wait
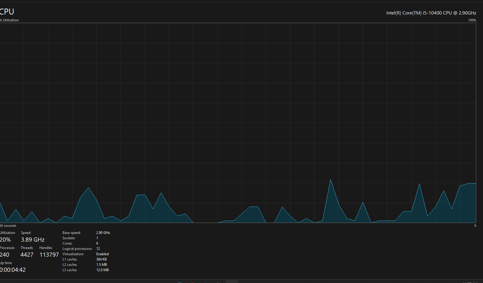
open task maneger send ss from performance tab
are u on laptop?
Pc
Gpu?
cpu
Valorant need to be open or just as is
no
Here

sorry idk wat it means
ok retry your game

When the game hasn’t started fps 200 but when I fight like 100-140 fps
@momo Dyk why


Can anyone help fps be dropping in fights but normal when not
network problem idk
fps problem seems your fps is fine
@lyra any idea about network problem ?
My internet sped test be 300+
8gb ram idk if that affects anything
open task manager while playing
see how much ram used
Ight
@momo this?


something using your ram too much
Dyk how I can fix
just press on memory in task manager
it will show you what is eating much of your ram
ploss can cause that, but also cpu latency etc
Is just Val using my ram
It’s 8gb
and cuz fps drops from 200 to 0 it might be sum compute
wht cpu do you have ?
your cpu is good
but idk why you getting this
This my cpu
drivers?
i think its something with your ram

thats not 8gb ram
bc val using 1.2 gb and thats showing very high
mcafee you dont need that bc it can make you dc and get error 185
so delete it

I have this
unistall mcafee and try
and 8gb 1 stick ?
Yea
well i know single ram can make such proble
Trying I’ll get back to you thank you

have you tried other games and see if it use as much ?
Ion rlly play other games
But I’ll see how it is on other games
well get rid of mcadee
and try other game see if it use as much ram
👍
if yes then ram problem if no tag me and i will look maybe find something

RBLX be 1,200 too

Anyone know how to fix

@momo
It just kicked me
Put it on the second slot
Valorant froze

Why if I may ask
intel does mobo does not support first and 3rd slot unless its 4 rams
So use 2nd and 4th
Ok


@momo
now give it try
Problem
fps be dropping
When fighting

And taking sm memory
Keeps kicking me
More now