Hello, total tech noob here. Im struggling with a problem for a past few days. I'm not sure whats going on.
Freshly installed Bazzite on my laptop with:
- Nvidia GTX 1560
- Radeon Vega 8 integrated graphics
- AMD Ryzen 5 3550H
- 16gb RAM
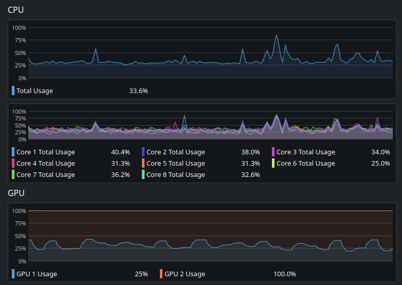
and steam games are struggling with FPS, even tho the CPU and dedicated GPU aren't going past 60% of usage + my integrated GPU is at 100% of all times, even tho the game isnt running on it. I really don't know why.