Surely not if the query is always using 'firstPrimary' without reusing the session?
Surely not if the query is always using 'firstPrimary' without reusing the session?
withSession('first-unconstrained') in dev, I decided to try and push that to prod. Now the database is entirely unresponsive and hasn't managed to serve a successful request for the last 10 minutes. Continually getting network connection lost errorsSessions API works with databases that do not have read replication enabled, so it is safe to run code with Sessions API even after disabling read replication.https://developers.cloudflare.com/d1/best-practices/read-replication/#benefits-of-read-replication
withSession() though, i'm not trying to use bookmarks on DBs that dont have replication enabled, so i cant confirm if that works or not. I imagine it would thoughwrangler.jsonc. I can successfully run the migrations if I do wrangler d1 migrations apply <database>, but when I then do wrangler pages dev --d1 MY_DB=mydb to run my app locally, drizzle complains about a missing table, seemingly my migrations haven't been run after all..sqlite files in .wrangler/state/v3/d1/miniflare-D1DatabaseObject migrations apply command operate on a different local database than wrangler pages dev? Just trying to figure out the best way to set this up, and feel like I'm using wrangler incorrectly hereD1DatabaseSession has the same prepare/batch() methods as the top level D1 Binding your code doing D1 queries should just accept D1DatabaseSession. And therefore you can pass in your code either the top level binding or the session create by withSession().
Non-replicated D1 feels like either, the instances (DOs) live for longer before being shutdown or are just faster at starting up?No. Replicas start up in the same way as any other database, and non-replicated databases do not live longer.
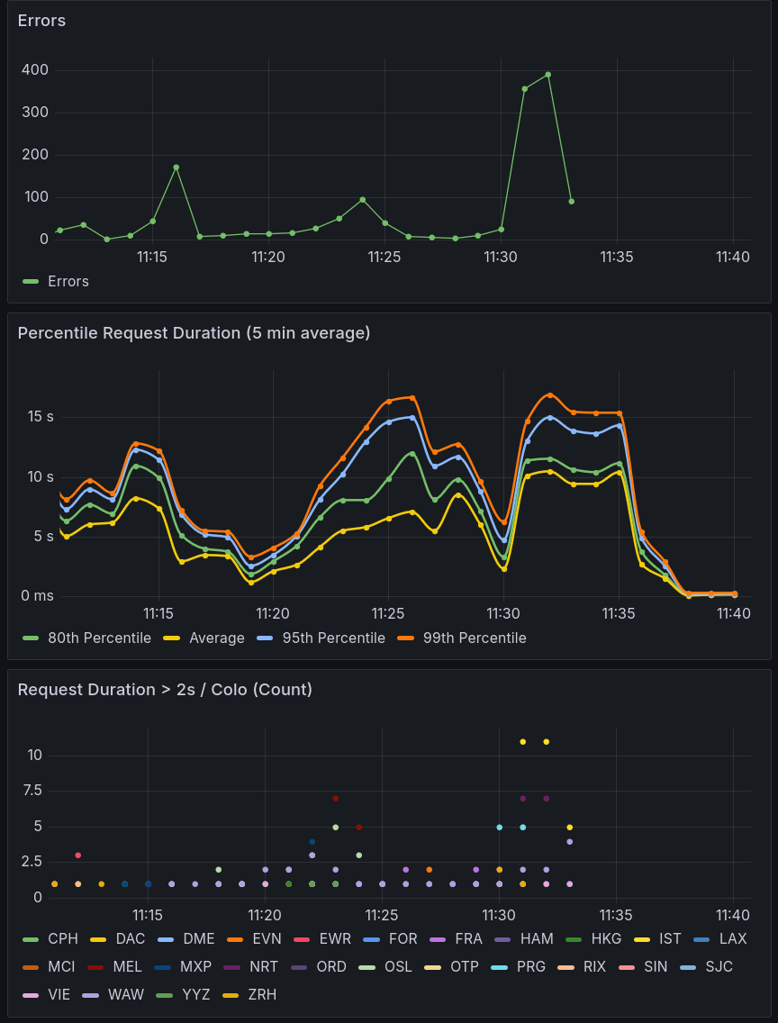
Some of the problem seems to be that a region gets hit where the instance isn't available currently and that causes slowdowns while that replica comes onlineThis is true. If you just hit your replication-enabled database from a region for the first time, the replica there will have to start up.

withSession('first-unconstrained')withSession()withSession()wrangler d1 migrations apply <database>wrangler pages dev --d1 MY_DB=mydb.sqlite.wrangler/state/v3/d1/miniflare-D1DatabaseObjectmigrations applywrangler pages devD1DatabaseSessionD1DatabaseSessionprepare/batch()