Thanks @Chaika I'm not using cacheTtl, I will set it now and see. this is my read status chart
Thanks @Chaika I'm not using cacheTtl, I will set it now and see.
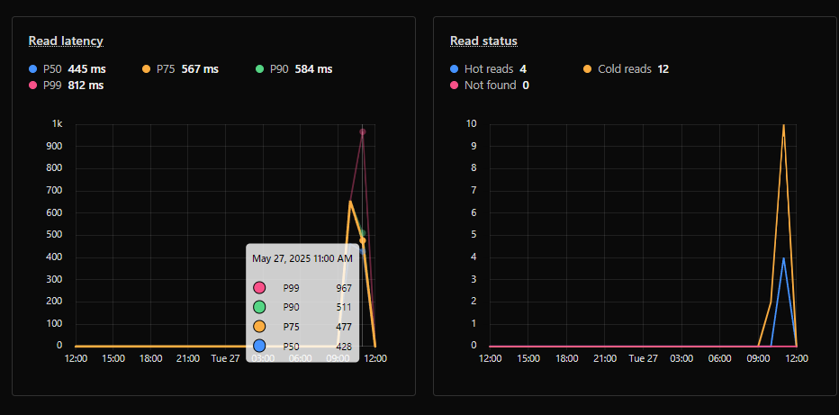
this is my read status chart
this is my read status chart


env from cloudflare:workers? import { env } from "cloudflare:workers";cloudflare:workers to Webpack externals?nextjs, i just want to define a /api/test and call env.MY_KV.get("mykey") in /api/test?webpack option customized with your confignext.config.mjs as aboveroute.ts is 
cloudflare:workerscloudflare:workers import { env } from "cloudflare:workers"nextjs/api/test/api/testenv.MY_KV.get("mykey")webpacknext.config.mjsroute.ts⨯ cloudflare:workers
Module build failed: UnhandledSchemeError: Reading from "cloudflare:workers" is not handled by plugins (Unhandled scheme).
Webpack supports "data:" and "file:" URIs by default.
You may need an additional plugin to handle "cloudflare:" URIs.
Import trace for requested module:
cloudflare:workers// or maybe export default? this may differ per environment
module.exports = {
// ...other options
webpack: (config) => {
config.externals = ['cloudflare:workers'];
return config
}
}const nextConfig = {
webpack: (config) => {
config.externals = ["cloudflare:workers"];
return config;
},
};
export default nextConfig;import "server-only";
import { env } from "cloudflare:workers";
export async function POST(req: Request) {
const url = new URL(req.url);
const key = url.searchParams.get("key") || "testKey";
const testValue = await env.QA_KVS.get(key);
return new Response(testValue ?? "No value found", {
headers: {
"Content-Type": "text/plain",
},
});
} ⨯ Error: Cannot find module 'cloudflare:workers'
Require stack:import { getCloudflareContext } from "@opennextjs/cloudflare";
export async function POST(req: Request) {
const url = new URL(req.url);
const key = url.searchParams.get("key") || "testKey";
const testValue = await getCloudflareContext().env.QA_KVS.get(key);
return new Response(testValue ?? "No value found", {
headers: {
"Content-Type": "text/plain",
},
});
}