Where did my projects go?

Neon in Status Page
10 thousands table schema-only branch speed
Extremely slow vector nearest neighbour query (~30sec-2min) on cold database

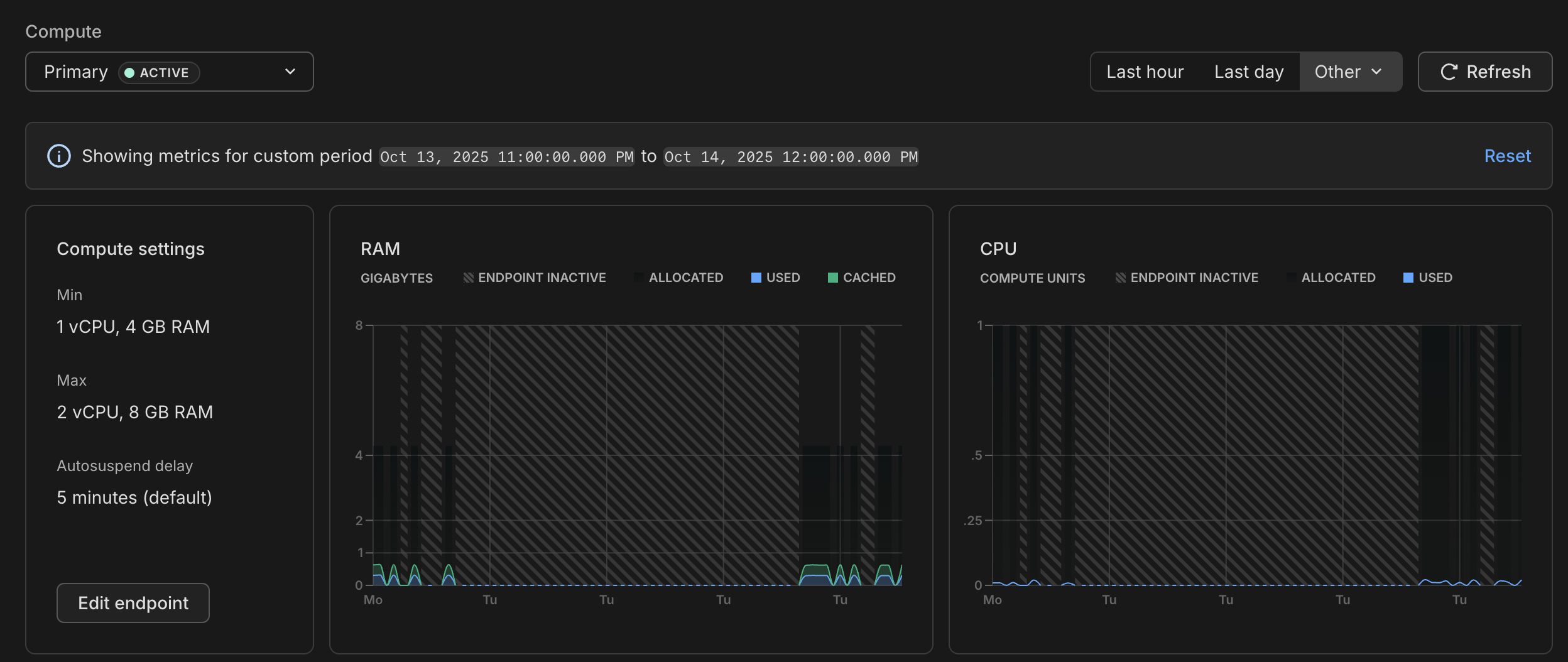
My DB won't auto-suspend, and I don't understand why.
node-postgres with a pg client Pool. What could be the reason for the DB not to suspend?Logical replication outside of Neon UI
Delete _old branches
Project transfer limit
pg_dump with this limit reached. Project id is long-sun-93603002, and my data is effectively locked out behind a paywall....SOC2 Documents Request Denied But on Scale Plan?

Storage issue

Can't export db because of quota ?
Consumed CPU exceeded "allocated" CPU

Can't get rails app doing queries properly
High Compute Hour Usage in Free Tier

Paid/Unpaid Support Issue & Refund Status

DB goes down frequently - CONNECT_TIMEOUT errors

Aurora ā Neon Scale Plan Pricing Question for Production Setup
db.r7g.large ā 2 vCPU, 16 GB RAM...Can't find my paid account projects
Can I use my AWS startup credits to pay for Neon?
Vercel + Neon integration doesn't seem to complete